一 前言近二十多年来,中国汽车保有量不断增加,随着城市交通的不断发展,如今的道路交通也变得愈加复杂,交通事故发生的也越来越频繁了,但道路交通死亡人数一直在下降。这不仅是由于道路限速和禁止酒驾等法律规定原因,同时也与许多汽车厂在设计和生产汽车时非常注重它的安全性有关,当事故发生时汽车被动安全系统通过使用诸如侧面碰撞保护、安全带预紧器和安全气囊等系统来保护乘客,并减少事故的后果;而主动安全系统则可防止发生碰撞和避免侧翻甩尾等事故的发生,降低撞击速度减少伤害,主动安全最重要的方面之一是提升制动系统性能。汽车防抱死制动系统ABS是制动系统重要的安全部件,它的安装普及率提高,提高了车辆主动安全性。
目前我国已经成为世界上最大的汽车生产和使用消费国,汽车的行驶安全以及性能稳定对于我国的汽车行业而言尤为重要。随着汽车技术的迅速发展,安全性能越来越来受到人们的重视,制动系统作为主要主动安全件更是备受关注。伴随着汽车行业越来越重视汽车制动系统,在汽车制动系统研发以及创新的过程越来越针对不同的系统组成部分进行专项研究和创新。交通事故通常与制动距离长、紧急制动时发生侧滑等情况密切相关,ABS自诞生以来对车辆的安全性能明显提升,特别在缩短制动距离方面,树立了安全的旗帜,防抱死刹车系统可以提高行车时车辆紧急制动的安全系数。否则,汽车在遇紧急情况采取紧急刹车时,容易出现轮胎抱死,也就是方向盘不能转动,这样危险系数就会随之增加,很容易造成严重后果。因此汽车的制动性能是汽车安全行驶的重要保障之一,也是汽车最主要的性能参数之一。世界各国由于能源危机和环境污染等问题,目前对电动汽车给予了前所未有的关注,电动汽车ABS技术也要相应发展。在城市工况中,汽车需要较频繁的启动与制动,不管是采用哪种制动方式,一旦车轮抱死,后果可想而知,因此对于汽车行驶安全性能的要求越来越高。汽车制动防抱死系统(ABS)就是在这种要求下产生和发展的。二 概述ABS是常规刹车装置基础上的改进型技术,是一种具有防滑、防抱死等优点的汽车安全控制系统,防抱死制动器本质上是普通制动器的增强型或改进型。
防抱死制动系统设计用于在制动困难或在潮湿或光滑的表面上制动时防止制动器锁定和车轮打滑,通过防止车辆危险滑行并允许驾驶员在试图停止时保持转向控制,这为日常驾驶增加了显著的安全范围。ABS既有普通制动系统的制动功能,又能防止车轮抱死,使汽车在制动状态下仍能转向,保证汽车的制动方向稳定性,防止产生侧滑和跑偏,是目前汽车上最先进、制动效果最佳的制动装置。
制动防抱死系统就是在制动过程中防止车轮被制动抱死,车轮抱死可引起:路面制动力减小,制动效能下降;降低轮胎使用寿命,当汽车制动前轮抱死时,汽车会失去转向能力,后轮抱死时侧向力减小,制动时的方向稳定性下降,会造成汽车急转甩尾或侧滑。制动防抱死系统对汽车性能的影响主要表现在减少制动距离、保持转向操纵能力、提高行驶方向稳定性以及减少轮胎的磨损方面。遇到紧急状况,驾驶员只要尽可能地用力踩下刹车踏板不松开即可,其他的事情交给ABS来处理,因此驾驶者可以专心地处理紧急状况,保证汽车的行驶安全。三 定义防抱死制动系统的英文缩写是ABS,英文的全称是Anti-lockBrakingSystem,或者是Anti-skidBrakingSystem。抱死,首先“抱死”指的是刹车片(或蹄片)与刹车盘(刹车鼓)没有了相对滑动摩擦,刹车时该摩擦副摩擦生热,把汽车动能转化为热能,最终让车停下或减速;其次车轮抱死其实是指汽车在紧急制动的时候,车轮处于完全静止不转动的状态,是指汽车在刹车过程中一次制动,轮胎不再旋转,在踩下汽车刹车的时候,汽车会给轮子一个使其能够停止的力,使轮子不能继续转动,但轮子是具有一定惯性的,在轮子已经停止转动后,依然会继续向前滑行一段距离,最后才能彻底停止。假如汽车的前轮和后轮不在同一条直线上,因为所具有的惯性使得前后轮都会朝着各自的前方进行滑行,根据对轮胎极限制动时的测试,轮胎在直线制动饱和时无法提供侧向抓地力,此时车辆会难以完成任何侧向控制,这样前后轮朝着两个不同的方向运行车辆会发生不可控的横摆(打转),汽车发生甩尾现象。遇到这种情况,汽车的方向盘是没有任何作用的,汽车就会完全失去控制,如果情况十分严重,很有可能会发生汽车的翻覆,造成交通事故等危害。如果刹车完全抱死,这个能量转换只能依靠轮胎与地面的摩擦了。摩擦分两种:滚动摩擦和滑动摩擦,摩擦系数视路面干湿度等影响,当踩下刹车时车轮与地面的摩擦力会逐渐增大,大到一个临界点之后就会从滚动变成滑动摩擦。滑动摩擦力又会逐渐减小,那么ABS就是利用这个摩擦力变化曲线的原理,将车轮的摩擦力固定在这个峰值,以此来减小刹车距离。剧烈摩擦使得轮胎橡胶高温,接触面局部液化,使刹车距离变短但侧滑会更加速磨损。防抱死制动系统(Anti-lock Braking System,ABS)是汽车纵向动力学控制的研究内容之一。防抱死,顾名思义是防止汽车一次制动,采用间歇性制动刹车。指汽车在制动过程中,自动调节作用在车轮上的制动力矩(车轮制动力),阻止车轮在制动力矩较大时出现抱死现象;同时现代的ABS 系统能实时判定车轮的滑移率,将车轮在制动时的滑移率保持在最优值附近。所以,在ABS系统起作用时,驾驶员不会由于前轮抱死而失去对车辆转向的控制,而且汽车制动距离会比车轮抱死时小,取得最佳制动效能同时可以降低事故发生时的冲击力。
在汽车制动系统中,汽车的防抱死系统所具有的性能以及其稳定性对汽车来说是特别重要的。
三 组成ABS系统的组成如图2所示,ABS系统主要由液压制动系统、车轮速度传感器(磁铁、线圈和齿圈)、制动压力调节器(电磁阀和液压泵)和电子控制单元ECU和制动控制电路等部分组成,是在传统制动系统基础上又增设车轮速度传感器、电子控制单元、制动压力调节器和ABS警告灯;主要由ABS电子控制系统和ABS液压控制系统两大部分组成,电子控制系统的主要传感器为车速传感器,主要执行器为电磁控制阀。

图1-2 典型ABS的组成1-轮速传感器2-右前制动器 3-制动主缸 4-制动液罐 5-真空助力器6-电子控制单元 7-右后制动器 8-左后制动器 9- ABS警告灯 10-制动压力调节器11-左前制动器
图2 ABS系统的组成
1.轮速传感器又名转速传感器。轮速传感器一般都安装在车轮处,但有些驱动车轮的轮速传感器安装在主减速器或变速器等传动系统部件中。传感机构由轮速传感器和“齿圈”配对组成。在车轮内侧的一个固定装置上安装有轮速传感器,轮速传感器内包含了大量可供产生磁力线的电磁线圈,车轮转动时带动车轮轮辋上的齿圈转动,这时所产生的磁力线被齿圈切割使传感器内的电磁线圈感应出交变电流,电磁控制器检测出脉冲率与车轮转速之间的成正比的变化信号,电子感应器根据传感器内所设定的默认数据,与现实数据进行对比分析,分析并处理所测量到的脉冲信号,并根据这些信号分析出每个车轮的运动速度。当实际数据超出默认数据的范围时,电磁控制器就会发出信号给电磁调节器,调节柱塞的上下移动,进一步调节各个车轮制动分泵的油量。轮速传感器的作用是检测车轮转速,产生与轮速成正比的正弦交流信号,经整形、放大转变成数字信号,并将车轮转速信号送入ABS ECU,用于对制动压力调节器实施控制。(1)ABS轮速传感器主要技术指标1)最小电流7mA,最大电流14mA2)最小工作电压9V,最大工作电压18V3)气隙高度范围在0.5~1.2mm4)温度范围在:-40摄氏度~+125摄氏度5)最小速度1HZ,最大速度大于2500HZ(2)传感器对ABS控制效果的影响1)传感器的信号好坏直接影响到ABS的控制,若安装不到位或碰撞,就会导致传感器采集的轮速信号时好时坏或完全没有或有尖波干扰,造成ECU误认为车轮已趋向抱死,立即采取减压调节,导致车辆跑偏或走蛇形。2)由于传感器信号不好就会导致压力调节器过早调节,增压阀过早关闭,引起制动踏板很硬,有时还会感觉踩不下,也会导致制动距离很长或没有制动的现象。3)目前有80%的故障与传感器有关,所以在安装传感器时要格外仔细,确保精确安装到位。目前ABS轮速传感器主要有电磁式和霍尔式两种。(1)电磁式轮速传感器电磁式轮速传感器与普通的交流发电机原理相同,永久磁铁产生一定强度磁场,齿圈在磁场中旋转时,齿圈齿顶和电极之间的间隙以一定的速度发生变化,这样会使齿圈和电极组成的磁路中的磁阻发生变化,其结果使磁通量周期性增减变化,在线圈两端产生正比于磁通量增减速度的感应电压。磁电式传感器由电磁感应传感头和磁性齿圈组成,结构如下图所示,传感头由永磁体、极轴和感应线圈等组成,极轴有凿式极轴和柱式极轴和菱形极轴式。传感头直接安装在车轮附近不随车轮转动的部件上,如半轴套管、转向节、制动底板等。转子齿圈是一个带齿的圆环,由磁阻较效的铁磁性材料制成,随车轮一起转动的部件上,如半轴、轮毂或制动盘等,与车轮同步转动。



1)工作原理齿圈随车轮转动,突齿和齿隙不断交替在极轴下掠过,使铁心磁通发生变化在感应线圈中产生交变信号电压,频率:f=30~6000Hz,电压幅值:U=1~15V.
当齿圈旋转时,齿顶与齿隙轮流交替对向磁芯,当齿圈转到齿顶与传感头磁芯相对时,传感头磁芯与齿圈之间的间隙最小,由永久磁芯产生的磁力线就容易通过齿圈,感应线圈周围的磁场就强;而当齿圈转动到齿隙与传感磁芯相对时,传感头磁芯与齿圈之间的间隙最大,由永久磁芯产生的磁力线就不容易通过齿圈,感应线圈周围的磁场就弱。此时,磁通迅速交替变化,在感应线圈中就会产生交变电压,交变电压的频率将随车轮转速成比例变化。电子控制单元可以通过转速传感输入的电压脉冲频率进行处理来确定车轮的转速、汽车的参考速度等。

优点:电磁式轮速传感器结构简单、成本低;缺点:一是其输出信号的幅值随转速的变化而变化。若车速过慢,其输出信号低于1V,电控单元就无法检测;二是响应频率不高。当转速过高时,传感器的频率响应跟不上;三是抗电磁波干扰能力差。目前,国内外ABS系统的控制速度一般为15~160km/h,今后要求控制速度范围扩大到8~260km/h以至更大,显然电磁感应式轮速传感器很难适应。2)传感器安装位置
图1-8 安装在车轮处的轮速传感器
a)驱动轮 b)从动轮

安装在传动系统部件中的轮速传感器如图1-9所示,传感器安装在主减速器或变速器壳体上,齿圈安装在变速器输出轴上,或借用主减速器从动齿轮作为齿圈。
图1-9 安装在传动系统中的轮速传感器(2)霍尔式轮速传感器霍尔式轮速传感器也是由传感器和齿圈组成,传感器则由永久磁铁、霍尔元件和集成电路等组成,永磁体的磁力线穿过霍尔元件通向齿轮。
霍尔式轮速传感器根据霍尔效应原理产生轮速信号:齿轮转动时,使得穿过霍尔元件的磁力线密度发生变化,因而引起霍尔电压的变化,霍尔元件将输出一个毫伏(mV)级的电压信号。此信号还需由电子电路转换成标准的脉冲电压(方波)。
霍尔式轮速传感器的优点是:1)输出的信号电压不随转速的变化而变化,在汽车电源电压为12V的条件下,信号的幅值保持在11.5~12V,即使车速很低时也是如此。2)频率响应高。传感器频率响应可达20kHZ,在ABS中相当于车速为1000km/h时所检测的信号频率,因此不会出现高速时频率响应差的问题。3)由于霍尔式轮速传感器输出的电压信号强弱不随转速变化,且幅值较高,因此抗电磁干扰能力较强。因此,霍尔传感器不仅广泛应用于ABS轮速检测,也广泛应用于其控制系统的转速检测。霍尔式轮速传感器的缺点是:结构复杂,成本较高,并且工作时需要有电源电压。
2.电子控制单元ABS电子控制模块(可以称为ABS ECU)它是一种微处理器,它使用来自传感器的输入来调节制动期间的液压,以防止车轮锁死。ABS电子控制单元(ECU)主要用于接收轮速传感器和其他传感器的输入信号,根据设定的控制逻辑,通过计算和逻辑分析、判断车轮是否有抱死趋势,然后向制动压力调节器发出输出制动压力控制指令,控制制动压力调节器调节制动压力。电子控制单元是ABS系统的控制中心,它实际上是一个微型计算机,所以又常称为ABS(ECU)电脑。ABS ECU由输入电路、数字控制器、输出电路和警告电路组成。主要任务是连续监测接受4个车轮转速传感器送来的脉冲信号,并进行测量比较、分析放大和判别处理,计算出车轮转速、车轮减速度以及制动滑移率,再进行逻辑比较分析4个车轮的制动情况,一旦判断出车轮将要抱死,它立刻进入防抱死控制状态,通过电子控制单元向液压单元发出指令,以控制制动轮缸油路上电磁阀的通断和液压泵的工作来调节制动压力,防止车轮抱死。ABS ECU还不断对自身工作进行监控,它会自动关闭ABS系统。此外ABS ECU还不断监视ABS系统中其他部件的工作情况,一旦ABS系统出现故障,如车轮速度信号消失,液压压力降低等,ABS ECU会发出指令而关闭ABS系统,并使常规制动系统工作,同时将故障信息存储记忆,并将仪表板上的ABS故障灯点亮,向驾驶员发出警示信号,此时应及时检查修理。ABS模块可以位于行李箱,乘客舱或发动机罩下。它可以是单独的模块或与其他电子设备集成,例如车身控制或悬架计算机。在较新的ABS模块,它安装在制动压力调节器(液压调节器)上。




与任何其他电子控制模块一样,ABS模块易受电气过载,冲击和极端温度造成的损坏。如果有缺陷,通常更换模块。(1)ABS电子控制单元的组成由软件和硬件两个部分组成,软件方面:采用C语言编写的一套适应各种道路的防抱死控制算法,控制器算法经历了可靠性和各种制动工况的检验,结果表明此软件具有很高的可靠性与安全性。硬件方面:采用国内外成熟的元器件,特别是CPU采用西门子专用于车辆上的各种控制需求。自行研制的控制器在体积和质量上已接近国内外同类产品的水平。(2)ABS电子控制单元的主要功能主要功能有:采集功能模块:采集各车轮的轮速参数计算模块:计算车速、加减速度、滑移率路面识别模块:辨别路面高u、低u等控制算法模块:根据轮速、车速等决定控制方法驱动控制模块:控制电磁阀开关,调节制动压力故障诊断模块:故障报警、恢复常规制动通讯功能模块:用于CAN总线和串口通讯
ABS ECU主要由输入电路、计算电路、输出电路、安全保护电路等组成。
图1-10 ABS ECU电路框图(三通道四传感器式)

1)输入电路 输入电路由低通滤波电路和整形、放大电路组成,用于对轮速传感器等输入的信号进行处理,并将模拟信号转变成数字信号输入计算(运算)电路。ABS控制模块的关键输入来自车轮速度传感器和制动踏板开关。当施加制动时,制动踏板开关向控制模块发出信号,这使其从“待机”模式变为主动模式。2)计算电路 计算电路的作用是根据轮速传感器和其他传感器的输入信号,按照设定的控制逻辑,经计算和逻辑分析、判断后输出控制指令。进行车轮转速、车轮加减速度、滑移率等控制参数的计算,以及电磁阀的开启和监控运算。计算电路不仅能够监测ECU内部的工作情况,还能监测轮速传感器和泵电动机继电器、电磁阀继电器等执行器的工作电路。当监测到这些电路工作不正常时,立即向安全保护电路输出指令,使ABS停止工作。3)输出电路(电磁阀控制电路) 输出电路的主要功能是将计算电路输出的数字控制信号(如制动压力增加、保持、降低)转变成模拟信号,通过功率放大器驱动执行器工作。接受运算电路的控制信号,对电磁阀的动作进行控制。当需要ABS制动时,控制模块开始动作并命令液压单元根据需要调节制动压力。4)安全保护电路 安全保护电路由电源监控、故障记忆、继电器驱动和ABS警告灯驱动等电路组成。安全保护电路接收汽车电源的电压信号,对电源电压进行监控,判断它是否稳定在规定范围内,同时将12V或14V电源电压变成ECU内部需要的5V标准电压。在装有泵的系统上,ABS ECU还为泵和继电器供电。当出现故障时,停止ABS的工作,转入常规制动状态,同时点亮仪表板上的警告灯。(3)ABS电子控制单元(ECU)主要技术指标:自适应辨别路面工况,并实施有效防抱死制动;控制过程中车辆具有方向稳定性(各轮不抱死);本系统制动距离不应比无ABS的制动距离长,防抱死过程无明显抱死或制动不足,控制软件算法可靠,无失效发生3.制动压力调节器制动压力调节器是ABS的执行器(执行机构),


其功用是接收ABS ECU的指令,通过电磁阀的动作自动调节车轮制动器的制动压力,直接或间接地控制制动压力的增、减,以使车轮滑移率保持在最佳范围内;
(1)组成液压调节器装置是由电磁阀、液压泵和电动机等组成;它含有电机驱动的回流泵、储压器、阻尼室、节流阀和两位液压电磁阀(2/2电磁阀)。
1)电动液压泵(回流泵/高压电动泵)低压储液罐与电动液压泵合为一体装于液压控制单元上。电动液压泵的作用是将在制动压力阶段流入低压储液罐中的制动液及时送至制动主缸,同时在施加压力阶段,从低压储液罐中吸取剩余制动力,泵入制动循环系统,给液压系统以压力支持,增加制动效能。电动液压泵的运转是由电子控制单元控制的。回流泵将从制动分泵回流的制动液泵回电磁阀进液口;回流泵将制动分泵中排出的制动液泵回到制动总泵。高压电动泵在一些ABS系统中被用来产生动力辅助以用于正常制动以及在ABS制动期间重新施加制动压力。在某些系统中,它仅用于在ABS制动期间重新施加压力。
泵电机通过继电器供电,继电器由ABS控制模块接通和断开。2)低压蓄能器由泵产生的流体压力存储在“储能器”中,储压器为在减压过程中大量回流的制动液提供暂时的储存所;接纳ABS减压过程中从制动分泵回流的制动液;低压储油罐的作用是用于暂时存储从制动轮缸中流出的制动液,以缓和制动液从制动轮缸中流出时产生的脉动。
3)高压阻尼器阻尼器及其下游的节流装置能减少返回到制动总泵中的液压脉冲辐值,使噪声减少。
4)电磁控制阀液压控制单元(N55)阀体内包括8个电磁阀,每个回路各一对,其中一个是常开进油阀,一个是常闭出油阀。它在制动主缸、制动轮缸和回油路之间建立联系,实现压力升高、压力保持和压力降低的功能,防止车轮抱死。电磁控制阀是电子控制系统和液压控制系统的中间连接元件,它既是电子控制系统的执行元件,同时又是液压控制系统的开关元件,它的作用是将电脑发出的控制命令转变为液压控制油路的切换动作,进而实现对制动轮缸的液压控制,完成对车轮的常规、保压、减压和增压制动,最终达到控制车轮制动力,防止车轮滑转和抱死的目的。
(2)压力调节器关键技术及工艺难点1)隔磁管的加工要求是将厚0.3mm的不锈钢板进行深拉升,成型为内径直径7mm,深25mm的管状零件。由于壁太薄,冲压时极易开裂,报废率很高。由于隔磁管采用挤压装配,因此既要保证动铁和定铁之间的间隙、阀杆与阀座之间的间隙(影响电磁阀的响应时间),又是保证挤压处不出现外漏,是一较难的问题。
2)本体的加工本体是ABS压力调节器的主体,加工面多(六面皆需加工)、加工位置多、加工的孔不仅精度要求高,而且阶梯孔多,孔的深度大,特别是本体上的直径0.5mm小孔、直径3.2长孔的加工上,钻头太细太长,不易夹紧找正,极易折断。
3)隔磁片的加工隔磁片太小太薄,壁厚只有0.1mm,很难机加工,目前采用电脉冲加工,效果虽然不错,但成本太高。
4)一些零件的热处理问题有些零件的材料选用和热处理工艺产生了冲突,另外由于零件很小,也给热处理带来了一定的困难,如阀杆球面、阀座锥面的热处理。
5)电磁阀的挤压装配由于电磁阀与本体装配孔的过盈配合精度较高,而且没有导向,因此电磁阀装配时易产生歪斜,将影响ABS压力调节器的密封性能。
(3)压力调节器整体性能试验对比
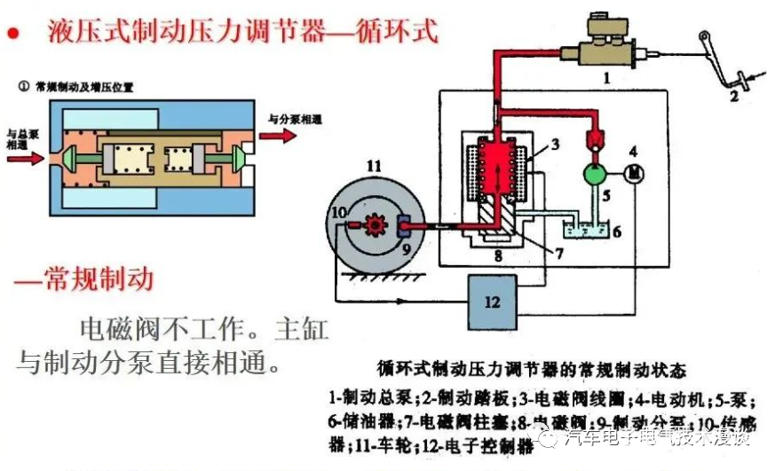
(4)主要技术指标:直流电压 12V+/-25%电磁阀线圈允许温度 120摄氏度额定压力 14~16MPa电磁阀关闭、开启时间 小于等于5ms(5)分类根据制动压力装置与制动助力器的结构关系,分为分离式、组合式和整体式。制动压力调节器按照压力调节方式的的不同,可以分为循环式和可变容积式。现代轿车常用液压式制动压力调节器。(1)循环式制动压力调节器 循环式制动压力调节器的组成 主要由电磁阀、回油泵、储液器等组成。电池阀直接控制制动压力。结构简单、控制方便,被广泛采用。
图1-11 循环式制动压力调节器的组成1-回油泵 2-单向阀 3-制动主缸 4-电磁阀 5-制动轮缸 6-储液器
由于减压过程中由制动轮缸流入储液器的制动液被回油泵又“循环”回制动主缸,因此这种制动压力调节器称为循环式制动压力调节器。制动液在循环回制动主缸的过程中,会造成制动主缸内的制动液压力波动,因而制动踏板会有反弹的感觉,踏板反弹的频率约为3~4次/s。1)电磁阀在制动主缸和制动轮缸之间串连一个电磁阀,由电磁阀的通断来控制油路的压力;电磁阀由ECU控制,实现升压、保压、减压三种状态。作用:接收ECU指令,通过控制阀门的切换,调节制动分泵压力,完成增压、保压和减压。制动压力调节器的电磁阀主要有三位三通电磁阀(3/3)和二位二通电磁阀(2/2)两种,它们的结构和工作原理也各不相同。 ① 三位三通电磁阀结构:线圈、铁心、衔铁套筒、软硬弹簧、进液口、出液口、回液口。它受ECU的控制。

② 2位2通电磁阀构造
出油阀
进油阀
常开时两位两通电磁阀在电磁线圈不通电时,阀门在弹簧的作用下位于下方,进油口与出油口相通,油路相通。
在电磁线圈通电时,阀门被磁力吸向上方,进油口与出油口切断,油路不通。
2)回流泵:将制动分泵中排出的制动液泵回到制动总泵;电磁阀在减压时,从制动轮缸流出的制动液经储能器由回流泵泵回到制动主缸。回油泵和储液器如图3-13所示,回油泵由永磁电动机和柱塞泵组成,当电动机工作时,带动凸轮旋转,驱动柱塞向下运动,柱塞下方的制动液受到压缩,顶开出液阀,制动液被泵回制动主缸;当凸轮基圆与柱塞接触时,柱塞在弹簧力的作用下向上运动,出液阀关闭,储液器内的制动液进入柱塞泵泵腔。3)储压器:为在减压过程中大量回流的制动液提供暂时的储存所;电池阀在减压时,从轮缸流出的制动液由储能器暂时储存,然后由回油泵泵回到主缸。在具有传统主缸和用于动力辅助的真空助力器的ABS系统上,在保持 - 释放 - 重新施加循环期间,可以使用小型储液器或一对储液器作为制动液的临时保持容器。这种类型的储液器通常使用弹簧加载的隔膜而不是充氮室来存储压力。
a)柱塞上行 b)柱塞下行图1-13 回油泵和储液器4)阻尼器:阻尼器及其下游的节流装置能减少返回到制动总泵中的液压脉冲幅值,使噪声减少。(2)循环式制动压力调节器的工作过程三位三通电磁阀的结构和工作原理如图3-12所示。
图3-12 三位三通电磁阀的工作过程a)不通电 b)通小电流 c)通大电流1-进液阀 2-回液阀 3-主弹簧 4-副弹簧 5-衔铁套筒 6-电磁线圈① 常规制动过程。根据ABS ECU的指令,制动压力调节器的各处液压电磁线圈不通电而处于关闭状态,电动泵也不通电运转,即此时回油泵不工作。制动主缸的管路经电磁阀与各制动轮缸的制动管路均处于接通状态,各制动轮缸至储液器的制动管路均处于封闭状态,各制动轮缸的压力随制动主缸的输出压力变化而变化。
图1-14 常规制动过程

② 保压过程。在ABS工作过程中,当需要对制动轮缸保持制动压力时,根据ABS ECU的指令,给电磁阀通入小电流,进液阀和回液阀都关闭,制动轮缸内的制动压力保持不变,回油泵不工作。
图1-15 保压过程
电磁阀的工作电流为1/2电流。所有通路均不通,分泵的制动压力为保压状态。
此时电磁线圈通小电流,衔铁动作;出油阀和进油阀都关闭
电磁阀线圈通过一个小电流时,电磁阀内柱塞处于中间位置,电磁控制阀处于II位,此时主缸与轮缸以及储液器的油路各不相通,液压控制处在保压制动状态。

③ 减压过程。当需要对制动轮缸进行减压时,ABS ECU发出指令,使制动压力调节器电磁阀通入大电流,回液阀打开;使控制车轮制动压力的进液电磁阀通电,使进液电磁阀转入关闭状态,此时制动主缸与制动轮缸之间的通路被切断,制动主缸输出的制动液不再进入制动轮缸,而制动轮缸与储液器之间的管路被接通,制动轮缸中的部分制动液流入储液器,从而减小了该车轮的制动压力。ABS ECU同时启动回油泵工作,将流入储液器的制动液泵回制动主缸。
1-16 减压过程
控制单元送给电磁线圈大电流,衔铁继续上;进油阀依然关闭,出油阀打开;回油泵工作,把轮缸中的液压油迅速泵回主缸。

④ 增压过程。当需要对制动轮缸增加制动压力时,ABS ECU发出指令,使进液电磁阀和回液电磁阀断电,进液阀打开,回液阀关闭,向制动轮缸输送制动液,来自制动主缸输出的制动液和液压泵泵送的制动液都经过处于开启状态的进液电磁阀可以再次进入制动轮缸,使制动轮缸的压力迅速增大,车轮又开始减速转动。此时电磁线圈无电流;出油阀在弹力作用下关闭,进油阀打开;如果ABS电路出现故障,也是这个工作状态。
电磁阀的工作电流为0电流。制动主缸与制动分泵直接相通,分泵的制动压力增加。
三位三通电磁阀有三个状态,电磁阀线圈不通电时,电磁阀内柱塞处于最低端,电磁控制阀处于I位,此时主缸与轮缸的油路相通,液压控制可以处在常规制动和增压制动两个状态。

(2)可变容积式制动压力调节器变容式也叫容积变化式,可变容积式制动压力调节器的特点是在汽车原有制动系统基础上增加一套液压控制装置,即在原制动管路中,并联一套液压装置,该装置中有一个类似活塞的装置。制动压力油路和ABS控制压力油路是相互隔开的。工作时根据ECU的指令,该装置首先将制动分泵和总泵隔离,然后通过电磁阀的开闭或电动机的转动等,控制活塞在调压缸中运动,使调压缸工作室至制动分泵的容积发生变化。容积增大,实现制动压力减小;容积减小,实现压力保持。此种压力调节方式在德科ABS、本田4WALB等ABS中采用。
1)可变容积式制动压力调节器的组成可变容积式制动压力调节器主要由调压缸、电磁阀、控制活塞、单向阀、液压泵(电机)、储液器和储能器等组成。电磁阀间接控制制动压力。如德科ABS。
有些ABS系统上的储能器,其由充满氮气的压力储存室组成。如果泵发生故障(当备用压力下降得太低时警告灯亮起),储能器中通常有足够的备用压力,可以进行10到20次助力停止。之后,没有动力辅助。刹车仍然有效,但需要付出更多的制动踏板压力。2)可变容积式制动压力调节器的工作过程 ①常规制动过程电磁无电流,柱塞左移,控制活塞在弹簧作用下左移顶开单向阀,常规制动油路接通。ABS不工作。
图1-17 常规制动过程主缸与轮缸直接相通。
② 保压过程。ABS ECU发出指令,给制动压力调节器的电磁线圈通入小电流,电磁阀中的柱塞在电磁吸力和弹簧力的共同作用下处于中间位置,控制活塞大端工作腔的控制油液被密封,控制活塞保持一定位置不动,因此控制活塞小端工作腔的容积不发生变化,而此时单向阀仍处于关闭状态,所以制动轮缸的油压保持不变。
图1-18 保压过程电磁阀通入较小电流,柱塞右移将所有油路相互隔开,控制活塞保持在某一位置,轮缸侧的容积不发生变化,制动压力保持一定。
保持过程:主缸与轮缸不通,柱塞不动,形成保压控制过程。
③ 减压过程。给制动压力调节器的电磁线圈通入大电流,储能器与控制活塞工作腔之间的油路接通,同时将通向储液器的油路关闭。液压泵工作,来自储能器或液压泵的高压控制油液进入控制活塞大端的工作腔,克服弹簧弹力,推动控制活塞右移。
图1-19 减压过程电磁阀通入一大电流,柱塞右移,控制活塞在压力作用下右移,单向阀关闭,常规制动油路切断。同时由于控制活塞的右移,使轮缸侧容积增大,制动压力减少。
减压过程:主缸与轮缸不通,活塞下移,随着容积的增大,形成减压控制过程。
当电磁阀线圈通过一个大电流时,电磁阀内柱塞处于最高位置,电磁控制阀处于III位,此时轮缸与储液器相通,液压控制处在减压制动状态。
④增压过程。当需要增大制动压力时,ABS ECU切断制动压力调节器电磁线圈的电流,电磁阀中的柱塞在弹簧力的作用下回到左端原始位置,将控制活塞大端工作腔与储液器的管路接通,控制活塞大端工作腔内的控制油液流入储液器,控制活塞在弹簧力的作用下回到左端初始位置,控制活塞端部的推杆顶开单向阀,将制动主缸与制动轮缸之间的油路连通,来自制动主缸的制动液可以再次进入制动轮缸,使制动轮缸的压力增大。增压过程:活塞上移,随着容积的减小,形成增压控制过程。
4.ABS指示灯ABS系统在仪表板及仪表板附加部件上装有两个故障警告灯,一个是ABS警告灯(K47),另一个是制动装置警告灯(K118)。两个故障警告灯正常点亮的情况是:当点火开关打开起动至自检结束(大约2s);在拉紧驻车制动装置时警告灯(K118)点亮。如果上述情况不亮,说明故障警告灯本身或线路有故障。如果ABS故障灯常亮,说明ABS系统出现故障;如果制动装置警告灯常亮,说明制动液缺乏。
四 分类按控制参数不同分类;按结构不同分类;按布置形式分类;按生产厂家分类;按控制通道分类。1.按控制参数不同分类(1)以车轮滑移率为控制参数根据车速和车速传感器的信号计算车轮的滑移率作为控制制动力的依据。S高于设定值,ECU就会输出减小制动力信号,并通过制动压力调节器减少制动压力;S低于设定值时,ECU就会输出增大制动力信号,并通过制动压力调节器增大制动压力,控制滑移率在设定的范围内。已有用多普勒雷达测量车速的ABS。(2)以车轮角加速度为控制参数ECU根据车轮的车速传感器信号计算车轮的角加速度作为控制制动力的依据。ECU中设置合理的角加速度、角减速度门限值。制动时,当车轮角减速度达到门限值时,ECU输出减小制动力信号;当车轮转速升高至角加速度门限值,ECU输出增加制动力信号。2 按结构型式分类,ABS目前市场上常见的ABS有机械式ABS和电子式ABS之分,可分机械式和电子式两种。按制动压力调节器的结构不同分类;机械柱塞式ABS;电磁阀式ABS。(1)机械式ABS其实机械式ABS并不是严格意义上的ABS,因为ABS中的“A”代表着“自动化控制”,而机械ABS无“自动化模块”——ECU,所以机械式ABS其实是一种仿ABS的调节装置。机械式ABS又分为MABS和CZABS。MABS即“液压气囊吸附式ABS”,其内有一个橡胶球结构的装置,当液压汽车制动时,油压使其内部变形,以减少制动力。因此有人称其“以牺牲制动力来保证车辆平稳”。CZABS又称“磁振式”ABS,是国内聚能ABS的专利产品。其结构为活塞压电装置。当制动液的油压进入压电装置内时,推动活塞位移,使压电装置工作,反向推动活塞,从而使压力发生振动变化,实现“点刹”效果。①机械式ABS的通用性强,只要是液压刹车装置的车辆都可使用,可以从一辆车换装到另一辆车上,而且安装只要30分钟;②机械式的ABS的体积较小,占用空间少;③机械式ABS在踩刹车时就开始工作,根据不同的车速,每秒钟可作用60-120次;使用机械式ABS要经济实用些。(2)电子式ABS①电子式ABS是根据不同的车型所设计的,它的安装需要专业的技术力量,如果换装至另一辆车就必须改变它的线路设计和电瓶容量,没有通用性;②电子式ABS的体积大,而成品车不一定有足够的空间安装电子ABS;③电子式ABS是在车轮锁死的刹那开始作用,每秒钟作用6-12次; 电子式ABS的成本较高。ABS防抱死系统并非万能,在轮胎与路面附着力较差的情况下(如冰面)或特殊路况下,ABS的作用并不明显。3 按总体结构布置分类 ABS按总体结构分类可以分为整体式和分开式两类。整体式ABS是指ABS的制动压力调节器与制动主缸构成一个整体,这种结构紧凑、管路接头少,但结构复杂,成本较高,一般用于高级轿车。分开式ABS是指ABS的制动压力调节器与制动主缸分开布置,通过制动管路连接。分开式制动压力调节器在车上布置灵活,成本较低,但制动管路接头较多。目前大多数汽车采用分开式ABS。按布置形式不同分类:后轮ABS;四轮ABS。4 按生产厂家分类德国的博世(Bosch)、戴维斯ABS系统和坦孚(Teves)ABS系统。目前欧、美、日、韩等国汽车采用最多;美国的德科(Delco)ABS系统美国的邦迪克斯(Bendix)ABS系统日本OEM ABS5 按控制通道和传感器数目分类所谓控制通道是指在ABS系统中能够独立进行制动压力调节的制动管路。ABS的特殊规定:通过持续不断地对车轮转速传感器的信号进行评价,电控单元可以始终以适当的调节策略对行驶状况进行反应。(1)按ABS系统控制通道的控制方式分类ABS制动系统按照控制通道的控制方式可分为独立控制、低选控制、高选控制、修正的独立控制和智能选择控制五种。1)根据各个车轮速度传感器的信号来分别独立控制每个车轮制动分缸的制动力大小的方法称为独立控制;如果对某车轮的制动压力可以进行单独调节,这种控制方式为独立控制。每个车轮都有专用通道,一个轮速传感器对应一个压力控制阀。
独立控制方式能使每个车轮能达到最大的附着系统利用率,进而得到最佳制动效能,但在左右车轮处于不同附着系统的路面制动时,由于左右车轮上产生的不同制动力导致附加的横摆力矩,使得汽车失去稳定性,所以这种控制方式的优点时是制动距离短,即每个车轮的附着系数利用率达到最大值,以获得最佳最佳制动效果;缺点是对不对称路面,由于附着系数不同,左右轮产生的路面制动力不同,导致车辆产生附加的横摆力矩,使车辆难以控制,使汽车在制动时的操纵性和制动稳定性较差。
这种控制方式主要用于车辆的驱动轴和主要承载轴,即轿车的前轴和中重型载货车的后轴。2)如果对两个(或两个以上)车轮的制动压力同时进行调节,则称这种控制方式为同时(同一)控制。如果以易抱死的车轮(附着力较小的车轮)不发生制动抱死为原则进行制动压力调节,则称这种控制方式为低选择方式控制;当同一车桥上的两个车轮用同一个液压控制通道进行制动力控制时(两车轮制动力相等),即两个轮速传感器对应一个压力控制阀,根据两车轮中地面辐照系数较低的一侧车轮状况来控制左右两个车轮的制动力的方法为低选控制。制动压力取决于预先抱死车轮的状态,对于不堆成路面,选择附着系数较低的一侧车轮。优点是左右车轮产生的制动力相同,减少或消除了横摆和转向力矩,操纵性和方向稳定性好;缺点是附着系数较高的一侧车轮的附着系数得不到充分利用,制动距离加大。在左右两车轮地面附着系数相等时,制动距离与独立控制相等,在左右车轮附着系数不等时,制动距离略长,但制动时的稳定性得到改善。这种控制方式一般用于轿车的后轴。
一般来说,在乘用车前轮独立调节,而后轮则按照“低选原则”进行调节,也就是说,后轮根据抱死更强烈的一侧来确定两侧后轮的压力水平。这在某种程度上限制了后轮制动力的充分利用,但车辆可以有更高的侧向力和更高的稳定性。3)在两个车轮的制动压力进行同时控制时,如果以不易抱死的车轮(附着力较大的车轮)不发生制动抱死为原则进行制动压力调节,称这种控制方式为高选择方式控制(高选控制);当同一车桥上的两个车轮用同一个液压控制通道进行制动力控制时(两车轮制动力相等),即两个轮速传感器对应一个压力控制阀,根据两车轮中地面附着系数较高的一侧车轮状况来控制左右两个车轮的制动力的方法称为高选控制。制动压力取决于后抱死车轮的状态,对于不对称路面,选择附着系数较高的一侧车轮进行控制。这种控制方式能够充分利用附着系数,使得制动距离短,但附加的横摆力矩使得稳定性和操纵性较差。在左右两车轮地面附着系数相等时,制动距离与独立控制和低选控制相等,在左右车轮附着系数不等时,制动距离比低选控制短,但制动时的方向稳定性变差,这种控制方式一般用于轿车的前轴。
4)修正的独立控制和独立控制一样,每个轮速传感器对应一个压力控制阀。具体控制方式是,同一车桥的左右两个分别用两个独立的控制通道控制,对一个车桥上的左右轮中附着系数低的一侧车轮用独立控制,附着系数高的另一侧按一定的比例以低于最大附着系数利用率进行控制,或者使其控制压力的建立时间延后一点。这种方法使用于左右两侧附着系数不同的路面制动。因为低选控制制动距离长,稳定性好,而独立控制或高选控制制动距离短,稳定性差,优点是综合了独立控制和低选择控制的优点,制动距离较短,方向稳定性较好;这种方式主要用于载重车和轿车的前轴上。
5)智能选择控制一个车桥上的两个车轮由一条通道控制,即两个轮速传感器对应一个压力控制阀。左右轮附着系数相同:低选择控制左右轮附着系数不同:当附着力低的一侧其附着系数相对效高时,用低选择控制;而其附着系数相对较低时,选择系数趋向于高选择控制。(2)按ABS系统控制通道数目分类ABS可以分为四通道式、三通道式、二通道式和一通道式四种形式。另外,制动主缸的双制动管路形式可分为前后管路和对角管路两种。按照车轮转速传感器的数量可分为单传感器、双传感器、三传感器和四传感器四种。根据轮速传感器的数量和控制通道数,ABS可分为:四传感器四通道/四轮独立控制方式或前轮独立-后轮低选择控制方式;四传感器三通道/前轮独立-后轮低选择控制方式;三传感器三通道/前轮独立-后轮低选择控制方式;四传感器二通道/前轮独立控制或前轮独立控制-后轮低选择控制方式;一传感器一通道/后轮近似低选择控制方式。
ABS总体性能与通道数和传感器数目有关,一般而言,传感器和通道数越多,则ABS性能越好。四传感器四通道ABS系统是最完备的布置方式,由于各个车轮均能任意设定其控制目标,因而可取得最佳效果。但所有车轮均采用独立控制,则会导致汽车在非对称路面丧失方向稳定性。因此,对四传感器四通道ABS系统,必须研究分析整车控制技术,使全部的控制通道在各种路况均能发挥它们的作用,以保证ABS总体性能最佳。四通道式制造成本高,制动过程中容易产生横摆力矩,ABS采用这种布置方式的很少。双通道式尽管制造成本低,但很难兼顾汽车对制动效能和方向稳定性的要求,ABS采用这种布置方式的也不多见。实际使用的ABS液压系统以三通道式居多。三通道式的前轮有两个独立的控制通道,后轮则只有一个控制通道,在下段的控制方式分析中我们可以看出,采用这种布置方式,可以充分利用两个车轮的附着力,同时保证制动过程中的方向稳定性。单通道式的控制通道一般布置在汽车的后桥上,其制造成本低,在一些轻型载货车上有效广泛的应用。从ABS系统的几种布置形式可以看出,ABS系统通常采用由二路独立的液压回路组成,并布置成前后或对角形式。(1)四通道式一般为四通道、四传感器,对应于双制动管路的H型(前后)和X型(对角)两种布置形式,四通道ABS也有H型(前后)和X型(对角)两种管路布置形式,四通道ABS系统可以较好地实现防抱死制动系统的优点,但系统成本较高。
图1-3 四通道ABSa) 前后管路布置 b)X管路布置1-制动压力调节器 2-轮速传感器为了对四个车轮的制动压力进行独立控制,在每个车轮上各安装一个轮速传感器,并在通往各制动轮缸的制动管路中各设置一个制动压力调节分装置(通道)。四通道ABS有四个轮速传感器,在通往四个车轮制动分泵的管路中,各设一个制动压力调节器装置,进行独立控制,构成四通道控制形式。由于四通道ABS可以最大程度地利用每个车轮的附着力进行制动,因此汽车的制动效能最好,但是如果汽车左右两个车轮在附着系数相差较大(如路面部分积水或结冰),或者是附着系数分离(两侧车轮的附着系数不相等)的路面上, 制动时同一轴上的两个车轮的地面制动力就相差较大,因此会产生横摆力矩,使车身向制动力较大的一侧跑偏,不能保持汽车按预定方向行驶,会影响汽车的制动方向稳定性。因此,ABS通常不对四个车轮进行独立的制动压力调节。驾驶员在部分结冰或积水等湿滑的路面行车时,应降低车速,不可盲目迷信ABS装置。
四通道式ABS又可分为以下两种形式:① 前后管路布置四通道式 由于四通道ABS可以单独对每一个车轮进行制动压力控制,因此附着系数利用率高,使制动距离最短。四通道ABS的缺点是在某些情况下左右两侧制动力不平衡,影响汽车制动时的行驶稳定性。四通道前轴车轮独立控制以期望获得较短的制动距离,因为轿车在紧急制动时重量向前移,通常前轮的制动力约占整车的70~80%左右,因而前轮独立控制有利于充分利用地面的附着性能并提高制动效能。
② X管路布置四通道式后轴两轮即可采用低选控制也可采用独立控制,当采用低选控制时,前后布置的管路系统就有一个控制阀是多余的,所以这种四通道系统在一般情况下,后轴也是按独立方式控制的,仅在左右两轮附着系数不同时才从独立控制转为低选控制。
(2)三通道式。四轮ABS大多为三通道系统,而三通道ABS是对两前轮进行独立控制,两后轮按低选原则进行一同控制(即两个车轮由一个通道控制,以保证附着力较小的车轮不抱死为原则),也称混合控制。按对角布置的双管路制动系统中,虽然在通往四个制动轮缸的制动管路中各设置一个制动压力调节分装置,但两个后制动压力调节分装置却是由电子控制装置一同控制的,实际上仍是三通道ABS。由于三通道ABS对两后轮进行同一控制,对于后轮驱动的汽车可以在变速器或主减速器中只设置一个转速传感器来检测两后轮的平均转速。
图1-4 三通道ABSa) 四传感器、前后管路布置、前轮独立控制、后轮低选控制 b)三传感器、前后管路布置、前轮独立控制、后轮低选控制 c)四传感器、X管路布置、前轮独立控制、后轮低选控制性能特点:两后轮按低选原则进行一同控制时,可以保证汽车在各种条件下左右两后轮的制动力相等,即使两侧车轮的附着系数相差较大,两个车轮的制动力都限制在附着力较小的水平,使两个后轮的制动力始终保持平衡,保证汽车在各种条件下制动时都具有良好的方向稳定性。汽车紧急制动时,会发生很大的轴荷转移(前轴荷增加,后轴荷减小),使得前轮的附着力比后轮的附着力大很多(前置前驱动汽车的前轮附着力约占汽车总附着力的70%~80%)。对两前轮进行独立控制,主要考虑小轿车,特别是前轮驱动的汽车,前轮的制动力在汽车总制动中所占的比例较大(可达70%左右),可以充分利用两前轮的附着力,有利于缩短制动距离。由于两前轮制动力不平衡对汽车行驶方向稳定性影响相对较小,而且可以通过驾驶员的转向操纵对由此产生的影响进行修正,汽车的方向稳定性得到很大改善。因此,三通道ABS在小轿车上被普遍采用。
目前汽车上三通道ABS系统使用较多,三通道式ABS又可分为以下3种形式:三通道四传感器和三传感器两种,四传感器用于前后和对角布置的管路系统,三传感器仅用于前后布置的管路系统。
①四传感器、前后管路布置、前轮独立控制、后轮低选控制三通道式
前轴两车轮采用独立控制或修正的独立控制方式,在左右两轮附着系数不同时,长轴距、高重心的轿车,由于车辆的响应较慢,司机有充足的时间来调整方向控制,抵消产生的附加横摆力矩,所以一般前轴的独立控制能够满足要求,而对轴距短,重心低的轿车由于响应快,可能来不及调整方向消除附加横摆力矩,故前轮采用修正的独立控制方式,使高附着系数一侧车轮延时压力建立。前轮独立控制的好处是由于轿车前轴的垂直载荷较大,再加上制动时的载荷转移,使前轮的制动力占汽车总制动力的比例较大(可达70%),前轮独立控制有利于充分利用两前轮的附着系数,缩短制动距离。然而前轮独立控制可能导致制动过程中两前轮的制动力不相等,但由于两前轮制动力不平衡对汽车行驶时方向稳定性的影响相对较较小,可以通过驾驶员的转向操纵对此造成的影响进行修正。后轮低选控制是指在制动过程中,ECU监测到两个后轮中的任何一个首先趋于抱死,就同时对两个后轮的制动压力进行控制,这就是所谓的后轮低选原则。后轮低选原则可以保证汽车在各种条件下两侧后轮的制动力相等,保证了汽车在各种条件下制动时都具有良好的方向稳定性。后轮低选原则的缺点是附着条件较好一侧车轮的附着系数不能充分利用,与四通道、四轮独立控制的ABS系统相比,制动距离稍长。②四传感器、X管路布置、前轮独立控制、后轮低选控制三通道式这种形式虽然两后轮的车轮制动器分别与两条制动管路连接,管路彼此独立,并且在每一条制动管路都有一路制动压力调节电磁阀,但制动过程中ECU是按照低选原则对两侧后轮的制动压力同时进行控制,相当于两后轮制动器为一个通道。 ③ 三传感器、前后管路布置、前轮独立控制、后轮低选控制三通道式
这种形式与前一种的区别仅在于省去了一个轮速传感器,两个后轮共用一个安装在后桥主减速器上或者变速器输出轴上的轮速传感器。一般三通道ABS系统能够满足制动距离短和制动稳定性好的要求,同时它于四通道相比减少了一个传感器和控制阀,降低了成本,故实际应用中采用三通道的ABS占大多数,但它的制动距离在某些工况下可能比四通道ABS系统略长一些。(3)二通道式(双通道ABS)
二通道式ABS根据传感器数量、制动管路布置形式的不同,又可分为4种形式(见图3-5)。双通道ABS系统有四传感器、三传感器和双传感器三种,对于前后布置的管路系统三种都有,而对于对角布置的管路系统只有四传感器和双传感器两种。
图1-5 二通道ABSa) 三传感器、前后管路布置二通道式、 b) 四传感器、前后管路布置二通道式 c)二传感器、前后管路布置二通道式 d)二传感器、X管路布置二通道式
双通道ABS在前后布置的双管路制动系统的前后制动管路中各设置一个制动压力调节分装置,分别对两前轮和两后轮进行一同控制。两前轮可以根据附着条件进行高选和低选转换,两后轮则按低选原则一同控制。双通道前后管路布置的ABS系统两个前轮可以采用高选控制方式,这样可以得到较短的制动距离,但制动稳定性差,特别是在左右两车轮附着系数不同时,将产生横摆力矩,方向很难控制;双通道ABS多用于制动管路对角布置的汽车上,两前轮采用独立控制,其后轮则随前轮一同控制,通过前后轮制动力分配比例的合理设计,制动液通过比例阀(P阀)按一定比例减压后传给对角后轮,可以保证同时控制前后车轮制动时后轮不抱死。这种ABS系统的制动距离及稳定性都比四通道和三通道ABS系统差,但成本要低。
二通道式ABS结构简单,成本低廉,但在制动时的方向稳定性、转向控制能力和制动效能等方面难以得到兼顾,因此很少采用。(4)一通道式(单通道)一通道式ABS常叫单通道ABS,
图1-6 一通道ABS
所有单通道ABS都是在前后布置的双管路制动系统的后制动管路中设置一个制动压力调节器调节两后轮的制动压力,在后桥主减速器上安装一个轮速传感器,或者在两个后轮上各安装一个轮速传感器,对于后轮驱动的汽车只需在传动系中安装一个转速传感器。对于后轮驱动的汽车,可以在两前轮和传动系中各安装一个转速传感器。当在附着系数分离的路面上进行紧急制动时,两前轮的制动力相差很大,为保持汽车的行驶方向,驾驶员会通过转动转向盘使前轮偏转,以求用转向轮产生的横向力与不平衡的制动力相抗衡,保持汽车行驶方向的稳定性。但是在两前轮从附着系数分离路面驶入附着系数均匀路面的瞬间,以前处于低附着系数路面而抱死的前轮的制动力因附着力突然增大而增大,由于驾驶员无法在瞬间将转向轮回正,转向轮上仍然存在的横向力将会使汽车向转向轮偏转方向行驶,这在高速行驶时是一种无法控制的危险状态。一通道ABS通常都是按照低选原则对两后轮进行一同控制,这样使得附着条件较好的一侧后轮的附着系数不能得到充分利用,不能使两后轮的附着力得到充分利用,缩短制动距离的效果并不明显,制动距离不一定会明显缩短;另外前轮制动未进行控制,制动时前轮仍会出现制动抱死,因而转向操纵能力也未得到改善,但由于制动时两后轮不会抱死,能够显著的提高制动时的方向稳定性,在安全上是一大优点,同时结构简单,成本低等优点,所以在轻型载货车上广泛应用。五 原理1.ABS对车轮滑移率的影响分析ABS在汽车制动时,根据车轮滑移率自动调节制动器的压力和制动力的大小,使车轮不被抱死,处于边滚边滑的状态最佳,以充分利用车轮与地面的附着力。ABS具有缩短制动距离、保持制动时可转向性、增强制动时车身稳定性三大作用。ABS对车轮滑移率的控制,基础是对制动器制动力的控制。根据BOSCH在1978年发表的关于滑移率的基本算法以及车轮动力学,可知车轮的制动力矩取决于轮胎和地面的附着系数,而附着系数主要与轮胎的效率有关。当车轮滑移率为1时,车轮角速度为0,处于抱死纯滑动状态;当车轮滑移率为0时,车轮处于纯滚动状态。根据车轮滑移率与路面附着系数的关系,当车轮滑移率在一定范围内,能达到轮胎附着系数的最大值,即车辆能达到最大的制动减速度。
由附着系数与滑移率之间的关系可知,汽车制动时如果车轮完全抱死,就纵向附着系数而言,其滑动附着系数低于峰值附着系数,这将使车轮完全抱死时的制动距离比具有峰值附着系数时的制动距离变长;就横向附着系数而言,由于在车轮抱死时的横向附着系数接近于零,汽车几乎失去了横向附着能力,因此使汽车的方向稳定性变差,一旦汽车遇到横向干扰力的作用,就可能产生侧滑、甩尾甚至回转等情况。另外,一旦转向车轮抱死,汽车不会按照转向轮偏转的方向行驶,而是沿汽车行驶惯性力的方向向前滑动,从而使汽车失去转向控制能力。综上所述,汽车制动时车轮抱死会使制动距离变长,方向稳定性变差,失去转向控制能力,因此制动时应避免车轮抱死。汽车上采用ABS的目的就是避免制动时车轮抱死,将滑移率控制在10%~30%,在此范围内既有最大的纵向附着系数,使制动距离最短,又有较大的横向附着系数,以获得较好的横向稳定性和转向控制能力。2.制动性能评价判断一辆汽车制动性能的好坏,主要从以下三方面进行考评:(1)制动效能汽车在行驶中,强制减速以至停车的能力成为制动效能,即汽车以一定的初速度制动到停车所产生的:① 制动距离制动距离短:车轮与路面之间的制动力尽可能大汽车防抱死制动系统对制动距离的影响
ABS对车轮滑移率的精确控制,使每个车轮始终保持在最佳的滑移率范围;充分利用轮胎与地面的附着系数,获得稳定和最大的制动减速度,缩短制动时间和制动距离,对车辆的安全性能大大提升。通过配备ABS,无须驾驶员进行控制,ABS控制器会通过精细计算,精确对每一个车轮进行制动控制,保持每个车轮在最佳的滑移率范围,最大限度地利用轮胎与地面的附着系数,进而尽可能地缩短制动距离,提升车辆的安全性能。② 制动时间③ 制动减速度(2)制动效能的恒定性,即抗热或水衰退性能;(3)制动时汽车的方向稳定性,汽车在制动时仍能按指定方向的轨迹行驶,即汽不发生跑偏、侧滑、掉头以及失去转向能力的性能。制动跑偏、侧滑和失去转向能力:车辆与路面之间的侧向力越大越好。3.ABS工作过程工作过程:装有ABS的汽车并非只要制动ABS就起作用,当制动强度较低时,ABS不起作用,只有当制动强度达到一定程度ABS才起作用。汽车行驶时,轮速传感器会将每一个车轮的转速信号送至ABS控制单元(ECU),汽车制动时,ABS控制单元(ECU)通过监测每一个车轮的轮速信号判断车轮的运动状态,如果制动强度比较低,ABS控制单元(ECU)监测到的车轮滑移率较小,ABS不起作用,此时的制动就是常规制动。随着制动踏板的继续踏下,制动强度增大,如果ABS控制单元(ECU)监测到某一车轮滑移率增大到一定程度,车轮减速度增加很快,车轮开始滑转;当车轮趋于抱死临界点时,即该减速度超过设定的值,ABS控制单元(ECU)将发出指令,控制制动压力调节器,使制动分泵压力不随制动主泵压力增加而增高,使该车轮的制动压力降低或保持不变,防止该车轮滑移率的进一步增大,防止车轮抱死,将车轮滑率控制在10%~30%的理想范围。在自动制动控制过程中,必须连续测量车轮运动是否稳定,应通过调节制动压力(加压、减压和保压)使车轮保持在制动力最大的滑转范围内。如判断车轮没有抱死,制动压力调节装置不参加工作,制动力将继续增大;如判断出某个车轮即将抱死,ECU向制动压力调节装置发出指令,关闭制动缸与制动轮缸的通道,使制动轮的压力不再增大;如判断出车轮出现抱死拖滑状态,即向制动压力调节装置发出指令,使制动轮缸的油压降低,减少制动力。ABS是一种被动控制,其能量源来自于人,只有人踩了刹车,在主缸建立了足够的油压,轮缸才有机会进行压力调节。车速及轮缸压力控制结果如下图。

电动电磁阀用于保持、释放和重新向制动器施加液压,在制动总泵前面腔内的制动液是动态压力制动液,它推动反应套筒向右移动,反应套筒又推动助力活塞从而使制动踏板推杆向右移,这产生脉动效果。因此,在在制动过程中ABS工作的时候,驾驶员可以感觉到脚上制动踏板的颤动,还可能听到ABS液压装置发出的嗡嗡声或颤振声。ABS的工作过程实际上是“抱死—松开—抱死—松开”的循环工作过程,使趋于抱死车轮的制动压力循环往复地经历保持—减小—增大过程,而将趋于抱死车轮的滑动率控制在峰值附着系数滑动率的附近范围内,在该ABS中对应于每一个制动轮缸各有一对进液和出液电磁阀,可由电子控制装置分别进行控制,因此,各制动轮缸的制动压力能够被独立地调节,从而使四个车轮都不发生制动抱死现象,使车辆始终处于临界抱死的间隙滚动状态,有效克服紧急制动时由车轮抱死产生的车辆跑偏现象,防止车身失控等情况的发生。ABS一旦启动后,车轮就是在刹车-放松-刹车-放松-刹车-放松,这样循环等于就是“高速点杀”状态。一般1秒钟里,会刹车-放松,这样反复10~20次。远比人用脚控制的点杀快的多!
尽管各种ABS的结构形式和工作过程并不完全相同,但都是通过对趋于抱死车轮的制动压力进行自适应循环调节,来防止被控制车轮发生制动抱死的,而且,各种ABS在以下几个方面都是相同的。(1) ABS是汽车的速度超过一定值(如5km/h或8km/h)以后,才会对制动过程中趋于抱死的车轮进行防抱死制动压力调节。当汽车速度被制动降低到一定时,ABS就会自动中止防抱死制动压力调节,此后,装备ABS汽车的制动过程将与常规制动系统的制动过程相同,车轮被制动抱死即是对汽车制动抱死,这是因为在汽车的速度很低时,车轮被制动抱死对汽车制动性能的影响已经很小,而且要使汽车尽快制动停车,应必须使车轮制动抱死。(2) 在制动过程中,只有当被控制车轮趋于抱死时,ABS才会对趋于抱死车轮的制动压力进行防抱死调节;在被控制车轮还没有趋于抱死时,制动过程与常规制动系统的制动过程完全相同。(3) ABS都具有自诊断功能,能够对系统的工作情况进行监测,一旦发现存在影响系统正常工作的故障时将自动地关闭ABS,并将ABS警示灯点亮,向驾驶员发出警示信号,汽车的制动系统仍然可以像常规制动系统一样进行制动。5.ABS工作原理ABS系统可以安装在任何附带液压刹车系统的汽车上。该系统采用变磁阻转子(reluctor wheel),还配置了电磁速度传感器,将其安装到车辆部件上,
旨在确定轮速,所测的信息将被传输至电控单元,由后者利用分配阀组和泵来运行ABS系统。
所有防抱死制动系统通过安装在车辆部件上的轮速传感器监控制动期间车轮的相对减速率(角减速度)来控制轮胎打滑(轮胎滑移率)。如果一个车轮开始以比其他车轮更快的速度减速,或者以比编程到防抱死控制模块中更快的速度减速(角减速度),或者与预先存储在电子控制单元的参考值进行比较车轮的角减速度急剧增大,则表明车轮开始滑动并且存在断开牵引和锁定(抱死)的危险。
ABS快速调节车轮制动分泵(制动轮缸)上制动回路中的制动压力,通过控制作用于滑动轮上的制动管路压力,降低滑动轮上的制动负载并允许其重新获得牵引力,使汽车在紧急刹车时车轮不会抱死,从而防止锁定。ABS系统通过瞬间降低受影响的一个或多个车轮的液压制动,一旦受影响的车轮的减速率恢复与其他车轮一致,正常的制动功能和压力得到恢复,并且防抱死装置恢复到被动模式。
(1)紧急制动时,依靠装在各车轮上高灵敏度的车轮转速传感器,ABS系统监控4只车轮的转动速度。当某一车轮几乎要抱死时,ABS ECU立即控制压力调节器使该轮的制动分泵泄压,释放此特定车轮的制动器,使此车轮恢复转动,达到防止车轮抱死的目的。(2)在车轮将要恢复转动后,对此轮的制动器施加制动液压。(3)如果车轮将要再次抱死,ABS系统释放此特定车轮的制动器。(4)此系统1s之内重复上述过程许多次,以便发挥制动器的最大潜力,确保车辆的稳定和正常运行。
防抱死制动系统利用的是阀体内橡胶气囊,当驾驶者踩下刹车时,刹车油压力将会充斥到ABS的阀体中,这个时候气囊再利用中间的空气隔层将压力返回,此时车轮便会避过锁死点。汽车减速后,一旦ABS电脑检测到车轮抱死状态消失,它就会让主控制阀关闭,从而使系统转入普通的制动状态下进行工作。如果蓄压器的压力下降到安全极限以下,红色制动故障指示灯和琥珀色ABS故障指示灯亮,在这种情况下,驾驶员要用较大的力进行深踩踏板式的制动方式才能对前后轮进行有效的制动。当车轮即将到达下一个锁死点时,刹车油的压力使得气囊重复作用,如此在一秒钟内可作用60~120次,相当于不停地刹车、放松,即相似于机械的“点刹’。ABS系统为每个制动回路自动完成,并且速度是人类不可能达到的。ABS通过安装在车轮上的传感器发出车轮将被抱死的信号,控制器指令调节器降低该车轮制动缸的油压,减小制动力矩,车轮开始转动,经一定时间后,当传感器的信号表明车轮又正常转动时,ABS ECU又发出指令升高车轮制动轮缸的制动液压,再恢复原有的油压,执行器则根据电子控制单元的指令“降低”、“增大”或保持各车轮制动轮缸的制动液压,不断的这样循环(每秒可达5~10次),让制动状态始终处于最佳点(滑移率S为20%),从而保证在制动过程中车轮与路面之间的地面制动力和侧向力最大,始终使车轮处于转动状态而又有最大的制动力矩,制动效果达到最好,缩短制动距离,最大限度地保证制动时车轮的稳定性,提高安全性。在制动时,ABS根据每个车轮速度传感器传来的速度信号,可迅速判断出车轮的抱死状态,关闭开始抱死车轮上面的常开输入电磁阀,让制动力不变,如果车轮继续抱死,则打开常闭输出电磁阀,这个车轮上的制动压力由于出现直通制动液贮油箱的管路而迅速下移,防止了因制动力过大而将车轮完全抱死。
为了达到最好的直线制动效果,轮胎的滑移率需要控制在一定的区间(通常为10%-30%之间)而非抱死状态。尽管技术持续发展,但防抱制动系统的前提仍未变,该系统须能感知各个车轮的转速(轮速),这是由于车辆制动时,车轮会被锁死,导致制动失效,这意味着需要了解某个车轮停止转动的时间。所以,根据对轮速的测量和车速的估算,ABS控制单元能够实时监测每个车轮的滑移率,并对每个车轮的制动轮缸压力进行快速而高效的控制,这时ABS系统就能释放该车轮的制动压力,并重启其制动功能,让车能够随时随地进行最优的极限制动,最大程度保持极限制动的转向能力和稳定性,并保证接近极限的直线制动性能。6.ABS的控制技术(1)ABS的控制方式 ABS有多种控制方式,其目的都是根据轮速、减速度、车速等信号,判断制动时车轮的运动状态,并通过调节车轮制动器轮缸的制动压力,将车轮滑移率控制在10%~30%的范围内,从而获得最佳制动性能。目前ABS的控制方式有车轮滑移率控制方式、逻辑门限值控制方式、最优化控制方式、滑模动态变结构控制方式和模糊控制方式等。其中车轮滑移率控制方式和模糊控制方式需要使用成本较高的多普勒雷达检测车速,因此采用较少。在剩下的3种控制方式中,最常见的ABS控制策略是逻辑门限值法,由于实时响应好,执行机构比较容易实现而应用广泛。逻辑门限值法基于轮速传感器检测到的车轮加减速度值与预设的控制阀值进行比较,根据预设算法,控制增减压电磁阀的开闭,从而控制制动轮缸增压、减压或是保压,使车轮免于抱死。近年来,对于ABS控制策略的研究仍然是一个活跃领域,很多学者尝试并提出了基于车轮滑移率的防抱死控制方法:比如 PID 控制 、滑膜变结构控制和神经网络与模糊控制等。还有一些学者考虑到路面附着系数、车辆制动初速度等因素,进一步探究了基于逻辑的ABS控制策略。在特殊的道路条件和特殊的行驶状态下,ABS电控单元会按特别研发的算法进行处理。所谓的特殊情况包括:结冰路面、左右侧附着系数不同(即所谓的μ侧滑)、离心过程、使用备胎等多种情况。 ABS控制方法可分为逻辑门限值控制;PID控制;模糊控制;滑动模块变结构;优化控制等不同的控制方法。采用何种方法实行ABS控制往往取决于车辆的设计思想、结构与基本运用范围;现仅介绍较为成熟、绝大多数现代车辆所普遍采用的逻辑门限(阀值)控制方法。(1)逻辑门限值控制这种控制方法是基于车轮角速度对制动力矩、制动力系数和滑移率的变化十分敏感,在制动过程中,车轮抱死总是出现在
相当大的时刻,因此可以预选一个角减速度门限值-a,当实际的角减速度超过此门限值时,ECU发出指令,开始降低制动压力使车轮得以加速旋转;再选一个角加速度低门限值+a1,当车轮的角加速度达到此门限值时,ECU发出指令,使制动压力保持不变;当车轮的角加速增大到高门限值+a2时,又开始增大制动压力,车轮作减速运动。所以可以采用一个轮速传感器作为输入信号,同时再ECU中设置合理的车轮角加、减速度门限值,实现防抱死制动的控制,这种方法称为简单逻辑门限值控制,其逻辑判定条件可以表示为:
1)简单逻辑门限制值控制可以适应不同的路面特性,但当路面制动力系数发生突变时,系统不能快速适应,此外,在初始和高速紧急制动情况下,有可能使防抱死制动逻辑在后续的控制中失效,因此需要将角速度和滑移率这两个门限值结合起来,以识别不同的路况。目前,ABS采用的基本上都是基于车轮加、减速度门限值及滑移率的控制方法。2)逻辑门限控制具有控制简单,计算量小,便于实现的优点,目前已经在汽车上应用的ABS产品几乎无一例外地采用该方法。逻辑门限控制的缺点在于控制系统中的各种门限及保压时间都是通过反复试验得出,耗资巨大,产品开发周期长,而且从理论上讲,在整个控制过程中车轮滑移率并不总是保持在最佳滑移率上,而是在它的附近波动,并未达到最佳的制动效果。
(1)基于门限值库的逻辑门限值控制方法 逻辑门限值控制方法是当今ABS控制领域主要的控制方法,控制稳定可靠,但由于大部分逻辑门限值方法的门限值具有不可变的特性,影响车辆的稳定性及制动效率,因此有必要有效识别路面附着系数,实时改变门限值,以获得最佳的控制效果。根据自适应控制理论,提出了基于门限值自调整算法的ABS控制方法。该方法将路面判断过程放在制动力分配及ABS控制之前,直接将判断出的路面系数与车速进行线性插值,并查询逻辑门限值设置库,根据路面系数变化合理调整门限值。方法稳定可靠,但是在使用前期需要作一定量的逻辑门限值设置库,需要花费一定时间。
(2)基于等时车轮加速度增幅进行路面判断的逻辑门限值控制方法根据车辆制动状况,利用逻辑门限值方法,分析车轮加速度增加到一定门限值所用的时间长度来判断路面情况,从而赋予PID三种不同的控制参数,获得了一定的控制效果。在此基础上进一步估算具体的路面附着系数,考虑车速的修正因数,通过线性插值查表得出理想的逻辑门限值赋予ABS控制器。研究表明取消路面附着系数完全前置的控制流程更有利于路面判断的准确性和控制的精确性。该方法在判断路面附着系数上更加准确,能够根据不同工况进行有效的改变逻辑门限值,但是同样需要大量的模拟过程来确定逻辑门限值库。
ABS逻辑控制算法-简单逻辑控制算法① 以车轮减速度和加速度为控制参数设路面条件是一定的,则无论车轮的滑移率在任何范围内,其路面附着系数都不会超过某一给定的值,即作用在四个轮子上的总制动力必定满足不等式
根据牛顿第二定律,汽车制动时的最大减速度a也必然满足条件:
当车轮角减速都超过极限条件:
此时,表明制动力已超过路面所提供的最大附着力,车轮可能出现抱死倾向。基于上述分析,最简单的ABS控制逻辑可确定为:
当上述条件成立,表明车轮可能出现抱死的倾向,于是制动缸减压,反之制动缸增压。这是最简单的防抱死制动控制方案。它的动态调节过程如图所示。
在制动刚开始时,采用快速升压,车轮角速度超出固定的门限值-a开始减压,至负加速度进入门限值-a内结束。随后以慢速升压到车轮减速度再次超出-a门限值,似此周期地重复,直至汽车完全制动。仅以减速度-a作为门限值的逻辑控制,车轮的滑移率变化较大,也不能适应路面附着系数的变化。可取一个适当的正数+a(+a,-a仅表示车轮加、减速度,它们的值可以是不同的)作为车轮加速度的门限,构成双门限的逻辑控制,经组合可得到三个常用的逻辑判定条件:
在制动刚开始时,采用快速升压,车轮角加速度超出固定的门限制值-a开始减压,至加速度大于门限值+a内结束。随后保压到车轮减速度再次小于+a门限值。之后增压至角速度小于固定的门限值-a时为止。似此周期地重复,直至汽车完全制动。
双门限值控制逻辑可以适应不同的路面特性,一般能消除汽车车轮抱死现象。但当路面附着系数出现跃变时,就不能快速适应,故对快速变化的路面跟踪性能较差。②以滑移率为控制参数的单参数控制方式汽车上一般采用间接的方法由车轮的角速度和负加速度构造车辆的参考车辆的参考车速。在初始制动时,当车轮的负加速度(减速度)小于-a时,把此时对应的车轮速度当作初始参考速度
,以后以减速度
(通常取汽车在一般路面制动时能达到的加速度)计算参考车速:
则车轮的参考滑移率为:
在制动刚开始时,采用快速升压,以车轮减速度低于的门限值λ内结束。随后以慢速升压到车轮减速度再次低于门限值λ,如此周期地重复,直至汽车完全制动。由于路况不同,最佳滑移率将在(0.1~0.3)变化,仅以滑移率作为门限值的逻辑控制,很难在各种下得到最佳效果。
③以加、减速度和滑移率为控制参数在ABS实际控制过程中,一般很少单独采用其中一种控制参数的门限值来进行控制,因为单独采用一种参数作为控制门限均会产生较大的局限性:a)仅以车轮的加、减速度作为门限进行控制,在低μ的路面上紧急制动时,车轮易抱死,故附着系数利用率较低,会严重影响制动效果。b)在各种路面上紧急制动时,仅以车轮滑移率作为门限来进行控制,由于路面情况不同,Sp(10~30)也不相同,不能保证在各种路面下均能获得最佳制动效果。c)一般多采用主控为车轮加、减速度,辅控为车轮滑移率;路面为低μ、低速行驶紧急制动时,则相反。高附着系数路面制动
低附着系数路面制动因为在高附着系数路面和低附着系数路面的控制逻辑不一样,故制动开始往往用于识别路面特性。下图第3与第6阶段使得制动系统即保持较大的滑移率,又使得车轮只在短时间处在大滑移率状态,改善了操纵稳定性。
阶跃变化的路面制动当路面附着系数向大值突变,其识别方法是采用第二加速度门限为+A;而当路面附着系数向小值跃变,则以第二滑移门限值λ2作为识别依据。
综上所述,逻辑控制是把车轮的加速度分为(-a,+a,+A)几个门限值,再辅之以车轮的滑移率门限值λ1,λ2。在由下降信号切换到保压的阶段,在规定的时间间隔里监测可能出现的几种门限信号(+a,+A,λ1,λ2)作为识别路面特性(低、一般和高附着系数路面三种情况)的依据。再根据路面识别结果,分别采用不同的控制逻辑,确保防抱死制动系统对路面状况的跟踪性能,在各种路面条件都能取得期望的制动效果。ABS的整车控制技术如前所述,ABS单轮控制技术的本质是把车轮的滑移率控制在附着系数的峰值点。因此在制动时可保证取得最短的制动距离和转向时和操纵稳定性。但作为整车,如所有车都采用单轮方式进行独立控制,在非对称路面制动时,会产生偏转力矩,使汽车不能保持行驶方向的稳定性。
在当前技术下,最为实用方法就是通过ABS自身的整车布置方式和整车控制技术来满足汽车在不同路面条件下的操纵性和稳定性。2)PID控制下图为ABS PID控制的方框图,从图中可以看出,该方法将期望的滑移率
与实际滑移率S之差
定义为PID的输入,出PID控制算法算出控制参数值(液压制动系统的液压或气动制动系统的气压P)反馈给制动系统,构成典型的反馈控制。PID控制的难点在于PID参数的整定,一般结合具体的汽车用试凑的方法确定,只要PID参数选择恰当,就会得到较好的控制效果。
基于逻辑门限值法路面判断的变参数PID控制方法PID控制器的控制变量是目标滑移率和实际滑移率之差,根据PID逻辑计算出电机制动转矩调整信号,并将此信号传递至复合制动系统,通过将此信号与输入符合制动系统的原始信号进行对比调整,从而实现对滑移率的有效控制。同时,车辆系统根据PID控制产生了车辆运动状态的变化,变化信息将实时反馈至PID控制器中,从而形成了针对滑移率的闭环控制。此种变目标滑移率结合PID参数赋值的ABS方法,综合了逻辑门限值判断路面附着系数的准确和快速响应特性,能够根据路面和车速及时判断最佳目标滑移率和应输入PID控制的PID参数值等,结合了PID控制方法简单有效、参数少的特性,根据不同制动工况进行实时的变目标滑移率、变PID参数的控制,控制的轮速更为稳定,波动相对更小。
PID主控制且逻辑门限值法辅助控制的并联控制方法当前大多数车辆都使用逻辑门限值控制方法,可靠性较高,电动车辆制动系统采用电机制动,通过电机单独实现ABS性能,因此更需要确保安全性,因此经过大量实验证明逻辑门限法能够胜任防抱死任务。电动车辆的电机直接通过制动转矩的增加/减少及保持来进行ABS控制,相对于传统液压ABS控制更加简单有效。PID控制效果相对于逻辑门限值方法简洁有效,控制参数少,但以变参数PID为主控制手段还存在弊端,路面系数的不确定性和变化的无常性,常常可能会使PID受干扰,滑移率率可能会有较大幅度的,滑移率可能会有较大幅度的振荡,无法控制在合理的范围内。将变参数PID控制与逻辑门限值控制进行并联,当PID控制受到干扰时,能够开启变逻辑门限值控制,保证控制的稳定和车辆的安全性能。
3)模糊控制模糊控制也是目前研究人员研究比较多的ABS控制方法之一。模糊控制通过模糊逻辑和近似推理方法,把人的经验形式化、模糊化,使之成为计算机可以接受的控制模型。模糊控制是基于经验规则的控制,与系统的模型无关,有很好的鲁棒性和控制规则灵活性,控制规则符合人的思维规律,该控制方法是今后的发展方向。(2)ABS的控制过程1)理想的制动控制过程: ①制动开始时,让制动压力迅速增大,使s上升到20%所需时间最短,以便获取最短的制动距离和方向稳定性。②制动过程中:当s上升稍大于20%时,对制动轮迅速而适当降低制动压力,使s迅速下降到20%;当s下降稍小于20%时,对制动轮迅速而适当增大制动压力,使s迅速上升到20%;结论:车轮在制动过程中,以5~10次/秒的频率进行增压、保压、降压的不断切换,使s稳定在20%是最理想的制动控制过程。
2)ABS的控制过程分析① 在制动初始阶段,车轮制动轮缸的制动压力随制动踏板力的增大而增大,车轮速度vw下降,减速度增大,如图1-7中第1阶段曲线所示。由于制动力较小,ABS未起作用,此阶段为常规制动。
图3-7 高附着系数路面ABS的控制过程V-车速 Vref-参考车速 S1-滑移率门限值 VW-车轮速度 +A、+a-车轮加速度门限值 -a-车轮减速度门限值 ② 当减速度增加到设定门限值-a时,ABS ECU发出指令,使相应的电磁阀转换到“保持压力”状态,控制过程进入第2阶段,保压阶段。取此时的车轮速度为初始参考车速,然后按照给定的斜率计算并确定参考车速vref,由参考车速可以计算出任意时刻的车轮滑移率,称为参考滑移率。
图1-7 高附着系数路面ABS的控制过程V-车速 Vref-参考车速 S1-滑移率门限值 VW-车轮速度 +A、+a-车轮加速度门限值 -a-车轮减速度门限值③ 将参考滑移率与设定的滑移率门限值S1进行比较,如果参考滑移率小于滑移率门限值,表明车轮还工作在附着系数与滑移率关系曲线(参见图3-1)的稳定区,则继续维持“保压”状态,以充分利用路面附着系数。当参考滑移率大于滑移率门限值时,说明车轮已工作在附着系数与滑移率关系曲线的不稳定区,ABS ECU发出指令,使相应的电磁阀转换到“减压”状态,控制过程进入第3阶段,减压阶段。
图1-7 高附着系数路面ABS的控制过程V-车速 Vref-参考车速 S1-滑移率门限值 VW-车轮速度 +A、+a-车轮加速度门限值 -a-车轮减速度门限值④ 减压后车轮制动力下降,在汽车惯性力作用下车轮减速度开始向正值方向变化,当车轮减速度的绝对值小于车轮减速度门限值-a的绝对值时,ABS ECU使相应的电磁阀再次转换到“保压”状态,控制过程进入第4阶段。
图1-7 高附着系数路面ABS的控制过程V-车速 Vref-参考车速 S1-滑移率门限值 VW-车轮速度 +A、+a-车轮加速度门限值 -a-车轮减速度门限值⑤进入第4阶段后,由于汽车惯性力的作用,车轮减速度的绝对值越来越小而变为正值(加速度),如果车轮加速度未能超过第一个加速度控制门限值+a,则判定路面情况为低附着系数,此时按照低附着系数路面的控制过程进行控制;如果车轮加速度超过第一个加速度控制门限值+a,则继续“保压”;如果车轮加速度超过第二个加速度控制门限值+A时,ABS ECU使制动压力控制进入第5个阶段,“增压”阶段。
图1-7 高附着系数路面ABS的控制过程 V-车速 Vref-参考车速 S1-滑移率门限值 VW-车轮速度 +A、+a-车轮加速度门限值 -a-车轮减速度门限值⑥ 增压后,车轮加速度下降,当车轮加速度低于加速度控制门限+A时,控制过程进入第6阶段,“保压”阶段,直至车轮加速度降低到加速度控制门限值+a,第6阶段结束。
图1-7 高附着系数路面ABS的控制过程V-车速 Vref-参考车速 S1-滑移率门限值 VW-车轮速度 +A、+a-车轮加速度门限值 -a-车轮减速度门限值⑦ 此后,为了充分利用路面附着系数,进入“增压”和“保压”快速转换的第7阶段。由于制动压力的增大,车轮减速度大于设定门限值-a时,控制过程进入第8个阶段,“减压”阶段,ABS进入第二个控制周期,控制过程与上述相同。
图1-7 高附着系数路面ABS的控制过程V-车速 Vref-参考车速 S1-滑移率门限值 VW-车轮速度 +A、+a-车轮加速度门限值 -a-车轮减速度门限值⑧ABS ECU按照设定的控制方式和控制过程,控制制动压力调节器以每秒2~10次的频率调节制动轮缸的压力,防止车轮抱死滑移,将各车轮的滑移率控制在理想滑移率附近,缩短汽车的制动距离,提高汽车制动时的方向稳定性和转向控制能力。
图1-7 高附着系数路面ABS的控制过程V-车速 Vref-参考车速 S1-滑移率门限值 VW-车轮速度 +A、+a-车轮加速度门限值 -a-车轮减速度门限值
ABS的控制过程:除了初始施压阶段,ABS的调节循环原则上包括三个阶段(如下图所示):
轮缸压力保持阶段(阶段1):在踩下制动踏板后,轮缸压力上升,车轮圆周速度(旋转速度/角速度)持续减小。当车轮圆周速度(旋转速度/角速度)显示出车轮抱死的迹象时,进液阀关闭,在制动操纵压力继续上升时,轮缸压力不再增大。
轮缸压力减小阶段(阶段2):尽管制动压力恒定,但车轮圆周速度仍继续减小,因此滑移率继续增大,此时电控单元会减小这个车轮上的制动压力。进液阀继续关闭,出液阀会短时打开,以使轮缸中制动压力减小。随之而来的就是车轮处的制动力矩减小,根据所识别的车轮减速度,可以估计减压过程的持续时间,由此车轮在这段时间内会出现加速的情况。如果这段减压的时间过后,车轮仍没有达到所希望一状态,控制单元可以控制继续减压。在一些极端的情况下,如在沥青路面上结冰后,减压过程将一直持续到所希望的车轮加速水平。
增压阶段(阶段3):当车轮圆周速度升高到超出最优的滑移率范围时,电控单元将在轮缸中重新建立压力。此时,出液阀将保持关闭,而进液阀打开。

(3)ABS的控制原理基本控制原理:1)测量车轮速度;2)估算车速和减速度;3)计算车轮的滑移率;4)估算地面的附着系数及变化;5)通过压力调节器调节车轮上的制动压力来控制车轮的滑移率,使之总是处于最佳范围值内,使车辆始终处于临界抱死的间隙滚动状态。ABS的主要任务是确保轮胎在最佳滑移率范围内以最大的纵向制动力传递,以确保ABS制动性能,以确保ABS可以在各种轮胎和具有不同摩擦系数表面上的最佳滑移率范围内实现车轮的稳健调节,从而可以在最佳附着力附近敏捷地调节车轮打滑。ABS控制器需要保证在均匀的路面和不同路面条件下实现最佳的制动距离,需要考虑的路面变化和路面状况包括:凸起和凹坑,路面不平整,砾石,摩擦系数的变化以及车轮两侧的不同摩擦系数;车辆造成的路面状况影响因数包括:例如改变制动摩擦系数,轮胎的温度特性,车辆的负载状况,驾驶员对制动系统的不同使用(起始坡度、作用力)等。为了获得在各路面的最佳制动距离,需要充分利用轮胎附着系数特性。
除需要足够的制动器制动力获得足够的制动力矩外,ABS对轮胎滑移率的控制至关重要,为获得最佳的制动距离,一般车轮滑移率控制在10%~30%之间。ABS控制器可以满足车重在一定的变化范围内能很好地适应制动系统的要求,此外,ABS控制逻辑还具有确保车辆转弯时的稳定性和车辆减速之间取得最佳平衡的功能。图4显示了ABS控制器的减速原理,控制器可以在不同的摩擦系数下利用各种轮胎的最佳附着力。
图4 ABS控制器减速原理ABS触发后,后续的ABS循环在开始的增压阶段要有较小的增压速度,因为这时车轮处于轮胎特性的稳定区域,有较大的纵向力和横向力,要尽量使该运动保持久些,增压速度应减小,但太小的增压速度将会导致增压时间过长,使车轮有着较小的路面附着系数,导致制动距离增加,所以应有一个适当的增压速度。当车轮由保压变换为增压时,第一次增压速度要有适当的大小,这样做可以使系统很快达到最佳附着系数90%左右。如果制动开始后,车辆的俯仰扭矩与制动扭矩的相互协调精确地建立,则可以将地面附着力逐渐增加到车轮的摩擦力上,从而使轮胎的附着系数在最佳范围内长时间调节,车轮在附着系数的稳定范围内长时间运动。如果轮胎能够在制动开始后尽可能长时间地在附着系数的稳定范围内运动,那么通过精细的ABS标定可以获得最佳的制动距离,而无需考虑不断变化的车辆影响和环境条件,然而,这种变化通常很难控制,无法在变化的条件下保证最佳的制动距离。在制动过程中,对于车轮俯仰过程中的制动力损失,会导致ABS控制难度加大,进而降低ABS的控制效率,给驾驶员产生的主观感觉是车辆的制动器被松开了。有了ABS的电子控制,驾驶员不用担心车轮的抱死状态,所需要做的就是保持踩踏制动踏板,提供足够的制动器制动力,使车轮快速达到ABS触发条件,让ABS系统接管,以便精确控制,达到最优的制动距离。六 作用ABS作用就是在汽车制动时,自动控制制动器制动力的大小,使车轮不被抱死,防止车辆轮胎在紧急刹车时被锁死即确保车轮不被完全抱死,即保障在刹车状态下,处于边滚边滑(滑移率在20%左右)的状态,以保证车轮与地面的附着力在最大值,汽车仍具备转向避让功能,能够避免在紧急刹车时方向失控及后轴车轮侧滑,并且实现最大程度上减少刹车距离,改善了整车的制动性能,提高了行车安全性。ABS的功用是控制实际制动过程接近于理想制动过程,正是利用道路与轮胎系统的关系,强制性地把车轮的滑移率控制在临界点Sp的附近,使路面附着性能得到最充分的发挥,从而达到最佳效果。
防抱死制动系统的作用:①充分发挥制动器的效能,缩短制动时间和距离。制动距离比同类车型不带防抱死系统的车辆的制动距离要短②可有效防止紧急制动时车辆侧滑和甩尾等现象,具有良好的行驶稳定性③可在紧急制动时防止前轮抱死导致车辆丧失转向能力,具有良好的转向操纵性,提高了汽车躲避前方障碍物的操纵性和弯道制动时的轨迹保持能力④可避免轮胎与地面的剧烈摩擦,减少轮胎的磨损。ABS防抱死系统就是在汽车紧急刹车时,通过安装在车轮上的传感器发出车轮将被抱死的信号,控制器指令调节器降低该车轮制动缸的油压,减小制动力矩,经一定时间后,再恢复原有的油压,不断的这样循环,始终使车轮处于转动状态而又有最大的制动力矩。通过电子仪器对汽车的制动力进行调节,防止车轮抱死,让汽车的稳定性得到更好的提升,从而保障驾驶员的行车安全。如果在没有装备ABS的汽车上,在行驶中如果用力踩下制动踏板,强烈的制动会按照道路状况或行驶状况引起有害的车轮滑移现象,车轮转速会急速降低,当制动力超过车轮与地面的摩擦力时,车轮就会被抱死,也就是方向盘不能转动,汽车在遇紧急情况采取紧急刹车时,这样危险系数就会随之增加,很容易造成严重后果。完全抱死的车轮会使轮胎与地面的摩擦力下降,如果前轮被抱死,驾驶员就无法控制车辆的行驶方向损害了转向能力,意味着没有办法再进行保护转向操作,如果汽车的前方突然出现了障碍物,那就很有可能就会和前方的障碍物撞上。如果后轮被抱死,此时汽车的加速度还是比较大的,那么汽车后轮就会和地面产生较大的摩擦,就极容易出现侧滑、跑偏或是掉头等现象使车辆不能保持行驶轨迹。
如果在雪地上刹车,汽车很容易失去方向稳定性;同时驾驶员如果想停车,必须使用液压调节器(又称执行器)。只靠制动踏板的帮助,不可能实现最优的向每个车轮独立分配的制动力的计算。尤其明显的是在不同摩擦系数的路面上,各轮的最优制动力是不同的,后果是在很少的例外情况下还会延长制动距离。在汽车行驶过程中,尤其高速状态下,如果没有制动防抱死系统,车轮抱死会出现什么问题呢,下面分为三类情况进行讨论:
(1)汽车前轮先抱死拖滑:后轮不管抱死与否,车辆都将丧失转向能力。
(2)汽车后轮先抱死拖滑:比前轮先抱死拖滑,车辆可能会发生侧滑,出现甩尾。
(3)汽车前后两轮同时抱死:车辆会笔直的向前滑着走,同时失去转向功能。
以上三种情况车轮抱死,均会给行车带来极大的安全隐患。所以在刹车过程中,需要ABS系统来约束制动器给车轮的制动力,实现点刹,防止车轮抱死。也就是说我一脚踩死刹车的过程中,ABS在中间就会自动起作用,实现点刹车。点刹除了能在刹车过程中,实现保存汽车的转向避让功能,其实还有一个关键的功能,那就是控制汽车车轮的滑移率。
汽车安装了ABS防抱死系统以后,在正常驾驶时,汽车四个车轮的速度都是一样的,这个时候它是无法起到什么作用的,但在某一个车轮的速度突然要降为零时,在车轮将要抱死打滑时,ABS防抱死系统就会参与到刹车系统中,ABS就开始发挥作用,ABS能自动向液压调节器发出控制指令,此时,制动器中的压力是根据车轮打滑的程度而由电脑通过一套液压控制系统自动控制的,其制动器中的压力增减调节频率极快,能达到1~10次/秒,因而能更迅速、准确而有效地控制制动,让抱死的轮胎松开,等到汽车的速度恢复正常以后就停止工作。若是汽车再次出现抱死情况,那ABS防抱死系统又会重复之前的操作,一直到车速完全正常以后再停止工作。从而使车轮一直保持滚动状态而不至于抱死,使车辆在紧急制动状态下仍然保持较良好的转向能力,从而能避开前方的障碍物或其他紧急情况。实际上,一套优良的ABS防抱死系统,可以使车辆在完全制动时没有车轮抱死的现象,也没有由此所引起的危险,能保证在正常路面上有效地缩短制动距离,能避免在紧急刹车时方向失控及车轮侧滑。装有ABS的车辆在干柏油路、雨天、雪天等路面防滑性能分别达到80%-90%、30%-10%、15%-20%,在湿滑路面上制动不跑偏、不甩尾、不侧滑、不失去转向能力,在遇到积雪、冰冻或雨天等打滑路面时,可放心的操纵方向盘,进行制动。一般装有ABS的车辆在柏油路、雨天、雪天等路面上的防滑性能大大高于没有装配ABS的车辆,装有ABS的车辆它不仅有效的防止了事故的发生,而且在刹车时使车轮不被锁死,不让轮胎在一个点上与地面摩擦,能减少对轮胎的磨损,从而加大摩擦力,使刹车效率达到90%以上,还同时还能减少刹车消耗,延长刹车轮鼓、碟片和轮胎两倍的使用寿命。
虽然,在发生紧急情况时,ABS防抱死系统的出现大大降低了交通事故的发生,但是ABS也不是一踩就灵,尤其是速度过高或转向太急的情况下,依然存在危险,而且,由于使用上的不当,有的ABS不能很好地发挥作用。我们在驾驶过程中也不能过于松懈,毕竟这与我们的生命安全有非常直接的联系,一个不留神或许就会出现严重的后果。所以在驾驶期间,我们一定不要分神,将精力都投入在驾驶操作上,不要违反交通规则,这样才能更好的做到出行安全。七 优缺点 1.优点以提高汽车行驶性能为目的而开发的各种ABS装置,其原理使充分利用轮胎和地面的附着系数,主要采用控制制动液压压力的方法,给各车轮施加最合适的制动力。①改善和提高制动效能,有效缩短制动距离在紧急制动状态下,ABS能使车轮处于既滚动又滑动的状况,滑动的比例占20%左右,这时轮胎与地面的摩擦力最大,即所谓的最好制动点或区域。普通的制动系统无法做到这一点。制动距离。由于ABS可以充分利用轮胎与路面间的摩擦力,因此,带有ABS的车辆的制动距离短于不带ABS的车辆。尤其在路面的附着系数产生变化时,如从干路面行驶到湿路面时,ABS可以自动适应。②改善汽车制动时的横向稳定性和汽车制动时的方向操纵性和稳定性,改善行驶稳定性和可转向性,加强对车辆的控制。装备有ABS的汽车,通过在完全制动时将车轮的制动压力提升到抱死界限来限制车轮的抱死,从而限制了因车轮抱死而使侧向附着力减小的现象,避免了车辆绕垂直方向的轴旋转。在不同的路面上,在完全制动时,即使在弯道行驶中,仍可避免失去转向能力,使驾驶员在紧急制动过程中仍能保持着很大程度的操控性,可以及时调整方向,对前面的障碍或险情做出及时、必要的躲避。而未配备ABS的车辆紧急制动时容易产生侧滑、甩尾等意外情况,使驾驶员失去对车辆的控制,增加危险性。③减少轮胎的局部过度磨损,减轻和改善轮胎磨损状况使用ABS消除了在紧急制动过程中抱死的车轮使轮胎遭受不能修复的损伤,即在轮胎表面形成平斑的可能性,可以抑制轮胎的磨损。大家留心就会发现,在道路上留下长长刹车痕迹的是未装备ABS的车辆,而装备了ABS的车辆,只会留下轻微的刹车痕迹,并且是一小段一小段的,明显减少了轮胎和地面的磨损程度。④减少浮滑现象没有配备ABS的车辆在潮湿、光滑的道路上紧急制动,车轮抱死后会出现车辆在路面上保持惯性继续向前滑动的情况。而ABS由于减少了车轮抱死的机会,因此也减少了制动过程中出现浮滑的机会。⑤使用方便,工作可靠,还可以减轻驾驶员的负担这是因为:在极端的制动过程中,驾驶人可以专注于掌握交通状况,ABS系统可以自动完成制动能量的最优计量。在遇到紧急情况的时候,制动踏板一定要注意踩到底,这样才能激活ABS系统,这个时候制动踏板会有些抖动,偶尔还会有一些生硬,但是注意一定不能松开,这个时候ABS系统就开始起作用了。2.缺点一般在干路面上,最新的ABS系统能将滑移率控制在10%—30%的范围内,但并不是所有的ABS都有相同的制动性能,并不是所有的ABS都以相同的速率或相同的程度来进行制动。在一些特殊情况下,如雪地或砾石路面,制动抱死的车轮前会形成制动楔,使其制动距离短于不抱死时,但这只是特殊情况,而且此时车辆的可转向性与行驶稳定性比缩短制动距离更重要。由于四轮防抱死制动系统保留着控制转向的能力,因此,在制动过程中有可能绕过障碍物,避免可能发生的事故。尽管四轮防抱制动系统能使汽车在尽可能短的距离内进行制动,但如果制动进行得太迟,使之在与障碍物碰撞前不能完全停下来,仍不能阻止事故的发生。不管一个ABS系统多么完善,ABS系统本身也有局限性,它仍然需要遵守一定的物理规律。ABS从物理规律上讲并不能提供额外的力,在光滑路面上,即使带有ABS的车辆,其制动距离仍会比干燥、附着情况好的路面上更长,这是因为车辆的最大制动力永远是由轮胎与路面之间的摩擦系数决定的。ABS系统不能违背物理规律的另一种情况是当汽车在弯道上行驶时,其速度超过了物理学上所允许的速度,ABS也不能在高速的弯道行驶中增大侧向力,在这种情况下,即使这时车辆即使有ABS系统也不能阻止汽车在离心力作用下离开弯道,也会向弯道外侧侧滑。但是,ABS系统能使汽车在此过程中降低车速和实现可靠的转向,这样就减轻了可能发生碰撞的危险性。另外还要考虑的是道路表面情况,没有装备ABS系统的汽车在湿滑路面或有冰雪的路面上制动时,制动距离较长,而且不能猛烈转向;在装备ABS系统的汽车上也是如此,因为尽管ABS能提供附加的制动控制和转向控制,但它不能解决这样一个客观的物理事实,那就是在较滑的路面上,可利用的牵引力很小。对ABS的一些认识误区:装备ABS后,制动距离一定会缩短;ABS可以防止车辆的一切跑偏或甩尾;有ABS保证安全,开车可以随心所欲。八 汽车防抱死制动系统典型电路图分析1.MK20-I ABS控制电路 mk20-I ABS控制电路,大量应用于各种轿车上,如桑塔纳系列轿车、捷达系列轿车、奇瑞系列轿车,是一种较为典型的ABS控制电路。MK20-I ABS控制电路图
A—蓄电池;F—制动灯开关;F9—驻车制动指示灯开关;F34—制动液位报警器信号开关;G44—后右轮轮速传感器;G45—前右轮轮速传感器;G46—后左轮轮速传感器;G47—前左轮轮速传感器;J104—ABSECU;K47—ABS警告灯;M9—左制动灯;M10—右制动灯;K116—驻车制动、制动液位警告灯开关;N55—液压控制单元;N99—前右轮常开进液电磁阀;N100—前右轮常闭出液电磁阀;N101—前左轮常开进液电磁阀;N102—前左轮常闭出液电磁阀;N133—后右轮常开进液电磁阀;N134—后右轮常闭出液电磁阀;N135—后左轮常开进液电磁阀;N136—后左轮常闭出液电磁阀;S2—熔丝(10A);S12—熔丝(15A);S18—熔丝(10A);S123—电动回液泵熔丝(30A);S124—电磁阀(30A);TV14—故障诊断接口;V64—电动回液泵系统特点对于电子控制系统电路的分析,首先,要了解其电子控制单元的电源电路,只有在电源保障的前提下才能实现各种功能的控制;其次,应该了解其信号输入装置;还必须了解系统执行器的电路结构。只有对系统电路熟悉,才能分析电路和判断故障,所以电路图的阅读非常重要。ABS控制电路分析(1) ABS/ECU 电源电路该系统ECU的电源电路由点火开关附件挡经S12熔断器提供给ABS/ECU的23号端子,作为ABS/ECU的点火供电,用于启动ECU内部电路的准备工作,相当于ABS的主开关,由A/+经S123熔断器和A/+经S124熔断器分别连接ABS/ECU的25号端子和9号端子,主要提供给ABS执行器(电磁阀)工作电源,采用双电源供电旨在有更好的保障意义;ECU的搭铁同样采用两路提供,分别是ECU的8号端子和24号端子。所以ABS/ECU采用双电源供电是该系统一个很显著的特点。(2)传感器和开关电路ABS基本电路中的传感器主要是轮速传感器,该系统中采用了广泛应用的电磁感应式轮速传感器,属于无源传感器,无需ECU供电,每个车轮一个传感器且电路相对独立。右后轮轮速传感器G44的两个端子分别连接ECU的1号端子和17号端子;右前轮轮速传感器G45的两个端子分别连接ECU的3号端子和18号端子;左后轮轮速传感器G46的两个端子分别连接ECU的2号端子和10号端子;左前轮轮速传感器G47的两个端子分别连接ECU的4号端子和11号端子。ABS控制电路中制动灯开关型号是ABS进入工作状态的控制信号,当ABS/ECU接收到制动信号后,内部电路立即开始工作,对制动压力调节器进行控制。该电路中制动灯开关信号电路为蓄电池正极电源经S2熔断器至制动灯开关,制动灯开关闭合后,蓄电池正极电源将由ECU的12号端子输入。(3)执行器电路该系统中作为执行器的液压控制单元(N55)和电动回液泵(V64),均与电子控制单元(J104)集成为一体,对外没有连接线路,根据电磁阀的控制方法和从图9-12中得知,液压控制单元内的8个电磁阀的一端都连接在一起,并且为双电源供电,ECU只控制每个电磁阀一端。系统工作过程接通点火开关,ABS自动进入自检状态,仪表板上的ABS警告灯亮2s后自动熄灭,同时可听到回液泵启动时的响声,在制动踏板上也能感到轻微的震动。当ABS发生故障后,在汽车行驶过程中控制系统将自动关闭ABS,同时控制仪表板上的ABS的警告灯亮起,此时恢复到常规制动状态。当控制系统中的电源电压低于允许的最低电压(10.5V)时,ABS也会自动关闭,此时ABS警告灯亮起。汽车行驶过程中,车轮速度传感器不断向ECU输入轮速信号,ECU根据轮速计算车轮圆周速率,将车轮圆周速度微分便可得到车轮的加、减速度。当踩下制动踏板时,制动灯开关接通,并向ECU输入一个高电平信号,ABS即可投入工作。ABS工作时,ECU首先根据减速信号判断路面情况,减速度大于一定值时为高附着系数路面,减速度小于一定值时为低附着系数路面,然后根据判断结果调用相应的控制程序,控制制动压力调节器以2~10次/s的频率调节制动轮缸压力,防止车轮抱死滑移,从而将各车轮的滑移率控制在理想滑移率附近,以缩短制动距离,同时最大限度地保证制动时汽车的稳定性和安全性。2.丰田雷克萨斯LS400轿车ABS系统电路不同汽车上所配置的ABS,其组成部件和控制电路结构形式会有所不同。有的车型还装备了防滑转电子控制系统(ASR)、制动压力分配控制系统(EBD)、电子控制辅助制动系统(EBA)等,这些电子控制装置通常与ABS使用一个ECU,典型的ABS控制系统基本组成与布置如下图所示。
丰田雷克萨斯LS400轿车ABS系统的特点(1)液压系统该系统采用循环流动式制动压力调节器,有三个独立的制动压力控制通道,分别用来控制左前轮、右前轮和两个后轮的制动压力。每个制动压力控制通道均采用了三位三通电磁换向阀来实现制动压力的减压保养和增压控制。(2 )电子控制系统ABS的电子控制系统(ECU)通过对三个三位三通电磁换向阀不通电、半通电和全通电的控制,实现四个车轮的制动压力自动控制。ABS电子控制系统有四个车轮轮速传感器,ECU根据两前轮转率轮速传感器的转速信号,分别判断左前轮、右前轮的抱死情况,并通过两个三位三通电磁换向阀分别控制左前轮和右前轮制动器的制动压力;ECU根据两后轮轮速传感器的转速信息,判断两后轮的抱死情况,并通过一个三位三通电磁换向阀,控制后轮制动器的制动压力。(3)丰田雷克萨斯LS400轿车ABS的电子控制电路图
ABS的电路分析1) ABS电子控制器ABS的ECU有两个插接器,插接器代号为A16、A17。插接器的端子排列以及各端子的连接说明如下:插接器的端子排列 ▼
各端子的连接说明 ▼
2) ABS电磁阀继电器控制电路ABS电磁阀继电器为复合式触点,常闭触点使ABS各电磁阀搭铁,常开触点闭合时接通各电磁阀线圈电源,并通过AST端子向ECU提供ABS电磁阀继电器工作反馈信息。ECU通过SR端子输出电压,控制ABS电磁阀工作。
ABS电磁阀继电器控制电路 ▲3)ABS泵电动机控制电路ABS泵电动机通过一常开触点继电器接通电源,ABS的ECU通过MR端子控制常开触点继电器工作,继电器线圈触点闭合时,通过MT端子向ECU提供ABS泵电动机继电器工作反馈信号。
ABS泵电动机控制电路 ▲4) ABS制动压力调节器电磁阀控制电路当电磁阀继电器线圈通电,其常开触点闭合时,ECU通过SFR、SFL、SR端子控制相应的电磁阀线圈全通电、半通电和断电。
ABS制动压力调节器电磁阀控制电路 ▲九 使用ABS时注意事项1.装备ABS的汽车易出现的一些特殊现象发动机起动时,踏下制动踏板会弹起;而发动机熄火时,制动踏板会下沉。制动时转方向盘,会感到方向盘有轻微的振动。制动时,会感到制动踏板有轻微下沉,或轻微振动。高速行驶急转弯时,或冰雪路面上行驶时,有时会出现制动警告灯亮起的现象。制动时,ABS继电器不断地动作,这是ABS起作用的正常现象。制动后期,会有车轮被抱死,在地面上留下拖滑的印痕。这是因为在车速小于7~10km/h时,ABS不起作用。此时的印痕很淡,与普通制动时留的长而深的印痕不同。2.如果车辆装有ABS防抱死系统,当制动系统进入防抱死状态时,可能会经历以下的状况:1)防抱死制动系统马达运转(在车停止后,它可能会继续工作一小段时间);2)电磁阀作用时的咔嗒声;每次车辆起动和加速超过11公里/小时(7英里/小时)会进行这项自检的工作。车速超过此速时,可能会听见细微的咔嗒声和一些马达的噪音,这些噪音是ABS系统在作周期自检的表现,以确定防抱死制动系统正常地工作。3)制动踏板脉动;在大部份的制动情况下防抱死制动系统能提高车辆稳定性以及制动性能。此系统在紧急制动时会自动地“脉动式踩放”制动,以避免车轮抱死。电子制动力分配(EBD)可防止后轮过制动,且可给施加在后桥上的有效制动力更大的控制。4)在制动的最后阶段,制动踏板会有少量下降或缓慢下降的现象。这些都是防抱死制动系统的正常特性。3.不过应该注意以下几点来操作车辆:
1)要保持足够的刹车距离。防抱死系统(ABS)不能够阻止物理学自然定律对汽车发生作用,它对制动或转向效率上的提高也不会超越汽车本身的制动力、轮胎或牵引力所提供的条件。在路况良好的路面上行驶的时候,要至少保证离前面的车辆有三秒钟的制动时间,如果是在路况不好的路面上行驶,要就需要留更长的制动时间。2)由于ABS紧急刹车时车轮不抱死,前轮仍有导向作用,司机可以边刹车边打方向盘进行紧急避险。
3)切忌反复踩制动踏板。请将脚放在刹车踏板上,保持制动踏板的稳定和持续压力,让四轮ABS正常工作。即使制动踏板是脉动的,也要避免踩下制动器。如果是带后轮防抱死(RWAL)制动器的轻型卡车,请用足够的力量制动踏板,以便在不锁定前轮的情况下停止卡车,这样可以保持转向控制,而后轮防抱死系统可以防止车辆侧滑。在装有ABS防抱死系统的车辆上,反复踩制动踏板会使ABS时通时断,可能会导致制动效能减低和制动距离增加,使得防抱死制动降低性能,并可能导致意外事故。如果要快速地减速或制动时,请持续地用力踩住制动踏板即可。实际上,ABS本身会以更高的速率自动增减制动力,并提供有效的方向盘可控能力。还有大车司机喜欢连续踩刹车,或者认为小车没abs的间断踩等于abs,那是错误的。abs工作的频率没个单身100年,踩不出来的。4)ABS也不能防止那些由于高速转弯、跟车过紧或湿路滑胎所造成的事故。在任何车辆中,更快地驾驶弯道,突然改变车道或执行其他激进的转向操纵都是有风险的。要避免事故的发生只能靠驾驶员安全、专注地驾驶和熟练的操作技术。5)在使用ABS刹车时,会产生一定的声音,制动踏板也会出现抖动和顶脚的现象,这时候不要被这种现象困扰,要毫不犹豫用力直接把刹车踩到底,不能放松。用ABS练习驾驶:当防抱死制动器启动时,习惯于制动踏板中发生的脉动。空旷的停车场或其他开放区域是练习紧急停车的绝佳场所。6)ABS车轮传感器及齿圈均安装在各个车轮上,所以要经常保持传感器探头及齿圈的清洁,防止有泥污、油污、特别是磁铁性物质沾附在表面,避免导致出现传感器失效或输给计算机的信号错误而影响ABS系统的正常工作。7)日常中要留意仪表板上的ABS报警灯情况,如发现闪烁或长亮,表明ABS系统已停止工作。已不具ABS功能,应该尽快到修理厂检修。轮速传感器故障,会导致车辆ESP、ABS故障灯亮黄灯,进而影响上坡辅助、牵引力控制等功能。要是ESP和ABS同时黄灯,基本就可以确定是某个车轮的轮速传感器(也叫ABS传感器)挂掉了。
8)ABS系统对制动液的要求非常高,因此添加或更换制动液应严格按照车辆使用说明书上的要求,禁止掺杂不同型号的制动液。
(9)防抱死制动系统有精密的电子设备,这些设备可能会受到不正确安装或大功率无线电传送设备的干扰。这些干扰可能会造成防抱死制动能力的损失。这种装备应该要让合格的专家来安装。
(10)绝不要以鲁莽冒险的驾驶模式去过度地运用装备有ABS汽车的功能,这样做会危胁到驾驶者本人和他人的安全。在干燥路面上正常制动时,应该没有ABS反馈。ABS只应在恐慌停止或道路潮湿,冰冷,光滑或覆盖松散的砾石时发挥作用。
特定的路况或制动情况下,车辆在制动期间会起动防抱死制动系统。防抱死制动系统可以在包括结冰、下雪,碎石、颠簸、铁路轨道、松散岩层等路况或紧急制动时起动。
(11)车辆所有的车轮必须具有相同的轮胎尺寸与型式,而且轮胎必须正确充气,以便向计算机发出精确的信号。
(12)不同类型的ABS装置由于组成结构等原因,价格也相差较大,所以选购汽车时不能只看价格高低,还应看装用的是哪种类型的ABS装置。
4.ABS的使用与维护
(1)ABS的正确使用ABS的工作过程实际上是抱死-松开-抱死-松开的循环工作过程,使车辆始终处于临界抱死的间隙滚动状态,它代替了日常所说的“点刹”,所以:1)在紧急情况下使用ABS制动时要毫不犹豫,用力直接把刹车踩到底(制动踏板会有抖动和顶脚现象),绝不能放松。“强烈的踩下您的制动踏板吧,剩下的就交给我了--ABS"2)由于ABS紧急制动时车轮不抱死,前轮仍有导向作用,司机可以边刹车边打方向盘进行紧急避险。但不是说有了ABS,制动时就可以毫无顾虑猛打方向盘,超过物理极限范围仍会失去转向能力,打方向盘的速度与路面附着系数有关,附着系数越差,打方向盘的速度应越小。5.ABS使用中的注意事项1)不要认为有了ABS就可以随心所欲地驾驶。ABS也不是绝对保险的,在车速过高和转弯过急的情况下,若车辆制动得过急过猛,则汽车仍然会产生侧滑。因此,即使汽车装有ABS,也仍然需要谨慎驾驶。2)不要采用点刹制动。未装有ABS得车辆在湿滑路面及车速较高情况下实施制动时,需要采用颤动点刹得办法到达安全停车的目的。而装上ABS后,由于ABS能自动调整制动力,因此在实施紧急制动时,可一脚将踏板踩到底而不松开,不要担心车轮抱死打滑,否则将大大延长制动距离。3)不要被ABS的抖动吓住。ABS在起作用时,会听到它发出的噪声,该噪声是由液压控制系统中的电磁阀和液压泵工作时产生的。不要以为制动系统出了毛病而惊慌失措,更不可将脚从制动踏板上移开,这时仍然要将制动踏板踩死而不去管它。4)不可忽视ABS指示灯的检查。在正常情况下,按通点火开关后,此灯应亮;当发动机正常运转后,该灯应熄灭。这一段,实质上是电子控制装置在按自检程序对车轮传感器、液压调节器的控制阀进行通电检查(自检时间一般为3~5),若正常则指示灯熄灭。若此灯一直不亮,说明ABS有故障。5)ABS指示灯不熄灭时不必大惊失措。当行车中ABS出现故障时,防抱死制动系统自动将原制动系统的管路接通,汽车上的原制动系统仍然工作,只是没有了ABS。十 ABS系统各部件的安装及注意事项传感器的安装及注意事项压力调节器及油管的安装及注意事项线束的安装及注意事项1.传感器的安装及注意事项(1)传感器的安装安装前检查前后桥传感器安装位置及孔径大小是否加工正确;安装时要检查传感器与齿圈的间隙是否在有效范围内,要根据间隙大小(控制在0.8~1.3mm内)相应调整增减垫片;固定好传感器的线束,每20cm绑扎一次;(2)注意事项后轮传感器的头部(感应部分)应垂直对准齿圈,应保证传感器的头部在齿圈的有效切割范围内;前轮传感器的感应面应切割齿圈;前后传感器的辨别;
(3)传感器在车轮的安装位置
2.ABS线束的安装ABS线束的安装顺序:线束安装应从后面往前依次安装并固定好(顺序:4个传感器-电源保险、负极、正极-制动信号街头-线束AMP头);ABS线束的安装应除按厂家的线束安装要求美观整洁的扎牢外,对于接后轮传感器的线应留有5-10cm的余量;(1)注意事项ABS线束的AMP接插头与控制器连接时应注意要一边往上压,一边往里推固定销;
3.压力调节器的安装(1)压力调节器(HCU)的安装及注意事项在安装压力调节器时ABS支架与压力调节器之间必须加橡胶缓冲垫片,以减小电机共振的响声(因为ABS工作时要将压力调节器内部的制动液排出时电机要转动,从而导致电机响声与车身引起共振,引起较大的噪声);压力调节器与油管的连接时对准后用力应柔和,因为压力调节器是采用铝合金材料,过度用力可能会导致接口螺纹和密封端面损坏。(2)压力调节器与制动油管的连接四通道ABS管路有两种布置形式:X型(对角)或H型(前后)两种布置形式,压力调节器的接口与制动油管连接也有两种,要根据不同形式进行连接,不能接错。
4.制动系统的排气ABS系统中如果有空气,会严重干扰制动压力的调节,而使ABS功能丧失。很多装有ABS的车辆,可使用助力排气器等专用设备或手动排气方法将液压管路中的空气放出。对液压调节器中的空气一般要用专用仪器按照特殊的规程将空气放出,例如,有的需要用扫描仪顺序使液压调节器中的电磁阀通电工作,以排出空气。(1)ABS管路的排气方法1)在装配线上的排气方法①常规排气方法:要求两人配合,一人踩几次制动踏板后踩住,另一人在制动分泵排气,这种排气方法不太适合装有ABS的制动系统;由于ABS压力调节器增压阀的节流阀孔径太小(约0.4mm)的限制,在装配线上排气时间应比无ABS的车辆的排气时间要长,所以应多排几次;②真空排气加液方法:先用真空泵将压力调节器和制动管路的空气抽干,然后自动进行加制动液,此方法在排气及加液过程中同时使常闭阀打开,保证由常闭阀、低压蓄能器、液压泵等组成的第二回路跟系统其他部位一样排气加液良好,这样使用制动压力调节器(HCU)内部彻底的排气加液,此加液法同时能节省制动液减少浪费。2)在实车调试过程中排气方法由于制动压力调节器(HCU)内部结构的限制,采用常规排气方法排气时,HCU内部还可能有一些残留气体,经过ABS多次工作后排到制动管路中,所以在ABS工作几次后应再进行多次排气。(2)管路排气及对ABS控制效果的影响管路中有气体就会常常导致制动踏板偏软,从而造成刹车距离偏长的现象;若某一管路有气体,就会造成该制动管路制动压力在增压时压力不足,在减压时泄压过快,造成车辆跑偏现象或走蛇形。5.其他注意事项装配前应检查制动油管内部及管头部位是否干净(无灰尘铁屑),若有小铁屑,就有可能堵塞增压阀的节流孔,从而导致制动踏板很硬,踩不下;检查制动液是否干净或受潮,制动液若受潮时间长了,应有可能造成制动油管有气体,影响ABS制动效果;ABS支架与压力调节器之间必须装配缓冲橡胶垫(减小电机共振响声)。十一 ABS车辆的实车匹配调试和验收1.ABS车辆制动性能的在线检测ABS车辆在下装配线后同无ABS车辆一样的方法进行制动性能的检测,检测项目同无ABS的车辆一样;如有几项指标不达标,则应先进行检查制动管路是否漏油,然后对各轮管路进行排气。2.ABS车辆的调试与验收(1)实车匹配调试方法1)先将ABS线束拔下(即ABS不工作),用常规方法调试好制动系统(无行驶或点刹或急刹跑偏现象);2)接上ABS线束,进行路试,分别以40km/h、60km/h、80km/h速度各进行2次急刹车路试(不能用点刹),无跑偏或制动效果符合国家法规要求,即视为合格。(2)注意事项1)在试车期间要系好安全带,注意安全;2)检查各制动管路接口是否有漏油现象,若有漏油应先处理好,方可调试,否则会影响制动效果;3)要做好试验调试记录,以便以后性能分析和故障排除。(3)ABS车辆的验收1)在高u路面分别以40km/h、60km/h、80km/h速度各进行1次急刹车路试(不能用点刹),无跑偏或制动效果符合国家法规要求,即视为合格。2)在低u路面分别以20km/h、40km/h、60km/h速度各进行1次急刹车路试(不能用点刹),无跑偏或制动效果符合国家法规要求,即视为合格。3.试验和检测设备(1)ABS混合模拟试验台PC纯模拟/PC压力模拟/PC混合模拟/单片机硬件模拟/单片机的混合模拟/原装产品硬件模拟/原装产品混合模拟
(2)ABS车载开发系统I
(3)ABS车载开发系统II
(4)ABS压力调节器实验台
(5)ABS/EBV制动系统实验台
十二 汽车ABS制动系统的难点1.高实时性要求制动响应要快,毫秒级响应(波音747客机1000km/h飞行,33us飞过9mm)2.高控制精度要求动力性、经济型、排放、安全性直接受控制精度影响3.高可靠性要求温度变化范围-40°~125°;200km/h高速移动和剧烈震动;DC/DC变换器、电机带来的强烈电磁干扰4.低成本、高产量要求市场对价格的敏感性,适合大批量生产十三 汽车ABS制动系统的法规试验1.ABS总成的主要技术指标1)达到国标GB13594-2003-类防抱死制动装置要求的技术指标具有故障诊断功能,与国际标准接轨2)整车匹配的主要技术指标按国标GB13594-2003-类防抱制动装置完成全部性能的道路试验,满足标准要求完成3000公里3000次的ABS车辆道路运行试验,ABS无故障发生2.ABS的法规试验1)高u路面制动性能:分低速(40km/h)、高速度0.8Vmax(112km/h)进行路试,各轮不抱死但允许短暂抱死,汽车任何部分均不许超出3.7宽车道;当车速低于15km/h时允许抱死;2)低u路面制动性能:分低速(40km/h)、高速度0.8Vmax(112km/h)进行路试,各轮不抱死但允许短暂抱死,汽车任何部分均不许超出3.7宽车道;当车速低于15km/h时允许抱死;3)由高u驶入低u路面制动性能:分低速(40km/h)、高速度0.8Vmax(112km/h)进行路试,各轮不抱死但允许短暂抱死,汽车任何部分均不许超出3.7宽车道;当车速低于15km/h时允许抱死;4)由低u驶入高u路面制动性能:在50km/h进行路试;各轮不抱死但允许短暂抱死,汽车任何部分均不许超出3.7宽车道;当车速低于15km/h时允许抱死;车辆减速度在合适的时间内上升到适当大的值,并且车辆不偏离原来的行驶方向;5)对开路面制动性能:在50km/h进行路试;各轮不抱死但允许短暂抱死,汽车任何部分均不许超出3.7宽车道;当车速低于15km/h时允许抱死;方向盘的转角在最初2秒内不得超过120°,总转角不得超过240°。十四 ABS发展历史、阶段和趋势1.发展历史
ABS系统的发展可追溯到20世纪初期,工程师们自1908年就开始研发类似ABS系统的装置。ABS的研究应用始于20世纪三十年代,这种最初被应用于火车上的技术,后应用于飞机。1932年英国专利“制动时防止车轮压紧转动车轮的安全装置”,1936年德国Bosch将电磁传感器引入ABS控制。国外对汽车ABS的研究应用始于20世纪五十年代,但由于当时的ABS系统纯在种种缺陷而未得到广泛的应用,但直到1966年才配置到1966款Jensen FF车型上。自1971年后,克莱斯勒、日产、丰田、凯迪拉克、福特及Oldsmobile都配置了ABS系统。进入20世纪70年代后期,数字式电子技术和大规模集成电路迅速发展,为ABS系统向实用化发展奠定了技术基础,许多家公司相继研制了形式多样的ABS系统,1978年ABS系统有个突破性的进展,首款电子多通道ABS则于1978年才诞生,德国的Robert Bosch公司与奔驰公司合作研制储三通道四轮带数字控制器的ABS系统并批量装于奔驰车上,当时博世参与了该装置的装配并将微处理器引入ABS控制。由于微电子处理器的引入,使ABS系统开始具有了智能,从而奠定了现代ABS的基础和基本模式。自20世纪80年代中期以来,ABS系统向高性价比的方向发展。有的公司对ABS进行了结构简化和系统优化,推出了经济型的ABS装置;有的企业推出了适用于轻型货车和客货两用汽车的后轮ABS或四轮ABS系统。这些努力都为ABS的迅速普及创造了条件。ABS系统被认为是汽车上采用安全带以来在安全性方面所取得的最为重要的技术成就。ABS在技术上得到很大的发展,许多汽车零部件公司纷纷开始生产ABS产品,估计本世纪初,全世界汽车ABS装备的比率将达到90%以上。目前汽车新车的ABS装车率在美国等西方发达国家已超过90%以上。在发展过程中,ABS体积逐步减小,重量逐步减轻,控制和诊断功能逐步增强。现在已经十分普及,在十万元以上级别的轿车上都可见到它的踪影,有些大客车上也装有ABS。如今,绝大数国家勒令所有在售新车必须配置ABS,这意味着不仅新车买车获益,很大一部分二手车买家也体验到该技术。2.ABS系统发展的三个阶段(1)第一阶段(1965-1980):部件层次分立式半导体元件开始用于ABS部件的开发(2)第二阶段(1980-1995):子系统层次采用微处理器及单片机用来完成信息的检测和处理,使得控制系统具有了数字化和智能化的特征。典型的防抱死制动系统有BOSCH 5.3 BENDIX 9/10等。(3)第三阶段(1995-):集成网络化层次采用先进的微电子技术,车载网络技术,集成智能功率器件、智能传感器、大容量EEPROM或者FLASHROM、专用集成电路等,形成了车上的分布式、网络化的主被动安全控制系统(Brake-by-Wire);整个车被联成一个多ECU、多节点的有机的整体,使得其安全性能也更加完善。ABS除本身朝着集成化、低价格、大批量的方向发展外,还在原系统基础上进行了扩展。现在的ABS已集成了EBD(电子制动力分配)、EDS(电子差速系统)、ASR(驱动防滑)和ESP(电子稳定性程序),并向更高级的EHB(电液制动)和EMB(电机制动系统)发展。3.汽车ABS仍需进一步提高系统的技术性能,提高系统元器件的可靠性,其发展趋势为:1)ABS/ASR一体化:ARS是驱动力防滑转系统的英文缩写,全称为Anti-Slip Regulation 。有时也称为驱动力控制系统,全称为Traction Control System,简称TRC。ASR也是典型的机电一体化控制系统,其作用是在汽车的启动和加速过程中,控制传递到驱动轮上的驱动力矩,防止车轮空转,从而使启动和加速过程快速而稳定。由于ASR与ABS所需的工作部件和控制原理等有许多相近的地方,ABS制造公司常将二者集成为一体,实现信息与资源的共享;2)减小体积,降低重量:现代汽车装备的辅助装置也越来越多,一方面汽车的重量随之增加,能耗与运行成本也相应地增加,另一方面可供这些装置布置的空间受到限制,因此,减小ABS的体积,降低系统的总重量一直是ABS生产公司追求的目标;3)基于CAN总线的多控制系统集成网络控制:由于汽车上采用的机电一体化控制装置越来越多,每个系统都有自己的ECU和传感器,装置和信息不能共享。采用基于CAN总线的多控制系统集成网络控制,将ABS与其它系统集成控制,可以节约成本,提高控制效率。4.ABS发展的几项新技术1)Teves电子制动系统MK60是为欧洲市场大体积车型开发的;MK25用于豪华轿车、箱式车和轻卡;MK50用于大型轻卡。重量更轻的MK70仅含ABS功能
MK60特点和提高:新的泵设计和直流电机设计/新一代阀设计/核心冗余理念和双芯片ECU/兼容主动和被动式轮速传感器/紧凑设计,同样的外形尺寸下,功能扩展到TCS和ESP/舒适性提高。可能的功能扩展:漏气检查系统/可调整巡航控制/雨天制动支持/助力器失效支持/坡路启动辅助/冷启动支持/制动衰退支持2)ESP电子稳定性程序ESP是目前最为先进的主动操纵动力系统,防范驾驶险情于未然ESP是下列功能的综合:ABS Anti-lock Brake System/EBD Electronic Brake fore Distribution/TCS Traction Control System/AYC Active Yaw Control
系统不停地评价从轮速传感器、转向轮传感器、偏转速度和横向加速度传感器送来的数据,并且比较驾驶输入和车辆当前实际状态。当发现了不稳定状态比如一个突然的规避动作,系统将在瞬间作出反应,调整不同车轮上的制动力、调整引擎扭矩,稳定车辆。3)电液制动EHB部件: ECU/带踏板反力模拟器和驾驶状态传感器的电子踏板模块EHB提升了液压制动系统的技术潜力:轮缸和踏板之间的液压管路被信号传输线所代替,和传统的制动系统操作相比,踩下EHB踏板,指令即以电信号形式传输给液压单元的电子控制器,控制器计算出最优的制动压力,然后给制动钳以相应的液压。EHB的优点更短的制动距离/优化的制动和稳定表现/优化的踏板感觉/在ABS工作时踏板无振动/提升碰撞价值(crash worhiness)/改进封装,易于安装/能实现所有的制动和稳定功能如:ABS、EBD、TCS、ESP、BA、ACC等/容易和未来的交通管理系统联网。4)电机制动系统EMB部件:四轮制动模块/ECU/带踏板反力模拟器和驾驶状态传感器的电子踏板模块朝着纯粹电线驱动制动技术的发展:不再有制动液、不再有液压管路!制动力在各轮上由高性能马达直接生产。依靠EMB介入了纯粹电线驱动制动技术,此技术完全抛开制动液和制动管路。制动力在各轮上由高性能电马达直接生产,它们由ECU控制,由一个电子踏板模块发出的信号触发。EMB包含所有制动和稳定功能如ABS、EBD、TCS、ESP、BA和ACC。它几乎不产生噪声,甚至在ABS模态也是如此。EMB优点:更短的制动距离和优化的稳定性/可调整的踏板、更加舒适安全/静音/无制动液,更环保/提升碰撞价值/零件更少,节约空间/装配简便/能实现所有的制动和稳定功能如:ABS、EBD、TCS、ESP、BA、ACC等/容易和未来的交通管理系统联网/容易添加更多的功能如电子驻车制动。
5)电子驻车制动系统EPB
EPB包含一个电子控制器和一个机电中央促动器,通过Bowden索控制一对伺服制动器或组合卡钳。和传统驻车制动相比,EPB的优点有:提升操作安全性/操作简单/没有手柄或足柄/诊断系统/缩减安装劳动量/调试简单/行车制动失效时应急制动/通过和ESB相连的行车制动系统实现应急制动功能。6)电液驻车系统EHP
EHP相对EPB更节约空间,它集成到制动卡钳里面。由一个能产生压力的电制动系统EBS和一个电操作的组合卡钳构成,该组合卡钳有液压驱动然后由电-机系统缩紧。优点:抛开所有机械传输单元/重量轻,封装优化额外功能:和电子制动系统组合使用时,EHP和EPB具有下列可选功能:自动松、紧调整/坡路启动辅助/自动保持功能/带距离感应系统时可驻车辅助/车辆(防盗)锁死。文章来源:汽车电子电气技术漫谈,著作权归作者所有,文中观点仅代表作者观点。商业转载请联系作者获得授权,非商业转载请注明出处。
主办单位:AEE汽车技术平台米创博隆展览(上海)有限公司展会官网:www.AMEE-china.com 联络我们:米创博隆展览(上海)有限公司Micreative-Bolong Exhibition (Shanghai ) Co.,LtdAMEE2023展位预订咨询:底盘设计与智能底盘展区alin Xie :159 2166 5818新能源汽车底盘技术展区Kevin Li:176 2147 8850 Anna Lv:175 2118 5532底盘轻量化技术展区Cindy Gu:178 5637 9116 Lina Wang:182 2134 7866底盘部件先进工艺展区Jeff Shen:185 2135 8883汽车底盘零部件展区LUCY Liu :131 2298 1681商用车底盘技术展区Judy Zhu : 180 5521 5957 AMEE2023展位及同期会议预订点击 “阅读全文”